FX-3_InstructionManual_Rev06_C - 第242页
第 1 部 基本编 第 2 章 生产 2-12-1-13 检查激光弄脏 可以显示各贴片头的激光弄脏检查结果。 图 2-12-1-13-1 检查激光弄脏画面 (1) 图表 显示激光弄脏状态。 (2) 各吸嘴的弄脏 显示安装在贴片头上的吸嘴和其弄脏状态。 表 2-12-1-13-1 各吸嘴弄脏 项目 内容 贴片头 显示各供料器台架的贴片头 吸嘴 显示安装在贴片头上的吸嘴。 弄脏 有激光脏污时,显示其信息。 (3) 检查全部贴片头 显示、消除…

第 1 部 基本编 第 2 章 生产
2-12-1-11 ATC吸嘴配置
可以进行 ATC 上的吸嘴配置。
详见“第 7 章 机器设置 的 7-4-1 ATC 吸嘴配置”。
图 2-12-1-11-1 ATC 吸嘴配置画面
2-12-1-12 生产程序检查
可以在开始生产前进行生产程序检查。
显示生产程序检查项目的检查结果。
详见“2-11-3 检查生产程序”。
2-129

第 1 部 基本编 第 2 章 生产
2-12-1-13 检查激光弄脏
可以显示各贴片头的激光弄脏检查结果。
图 2-12-1-13-1 检查激光弄脏画面
(1) 图表
显示激光弄脏状态。
(2) 各吸嘴的弄脏
显示安装在贴片头上的吸嘴和其弄脏状态。
表 2-12-1-13-1 各吸嘴弄脏
项目 内容
贴片头 显示各供料器台架的贴片头
吸嘴 显示安装在贴片头上的吸嘴。
弄脏 有激光脏污时,显示其信息。
(3) 检查全部贴片头
显示、消除全部贴片头同时进行检查的勾选符号。
(4) “执行检查”按钮
对显示检查勾选符号的贴片头进行激光弄脏检查。
2-130

第 1 部 基本编 第 2 章 生产
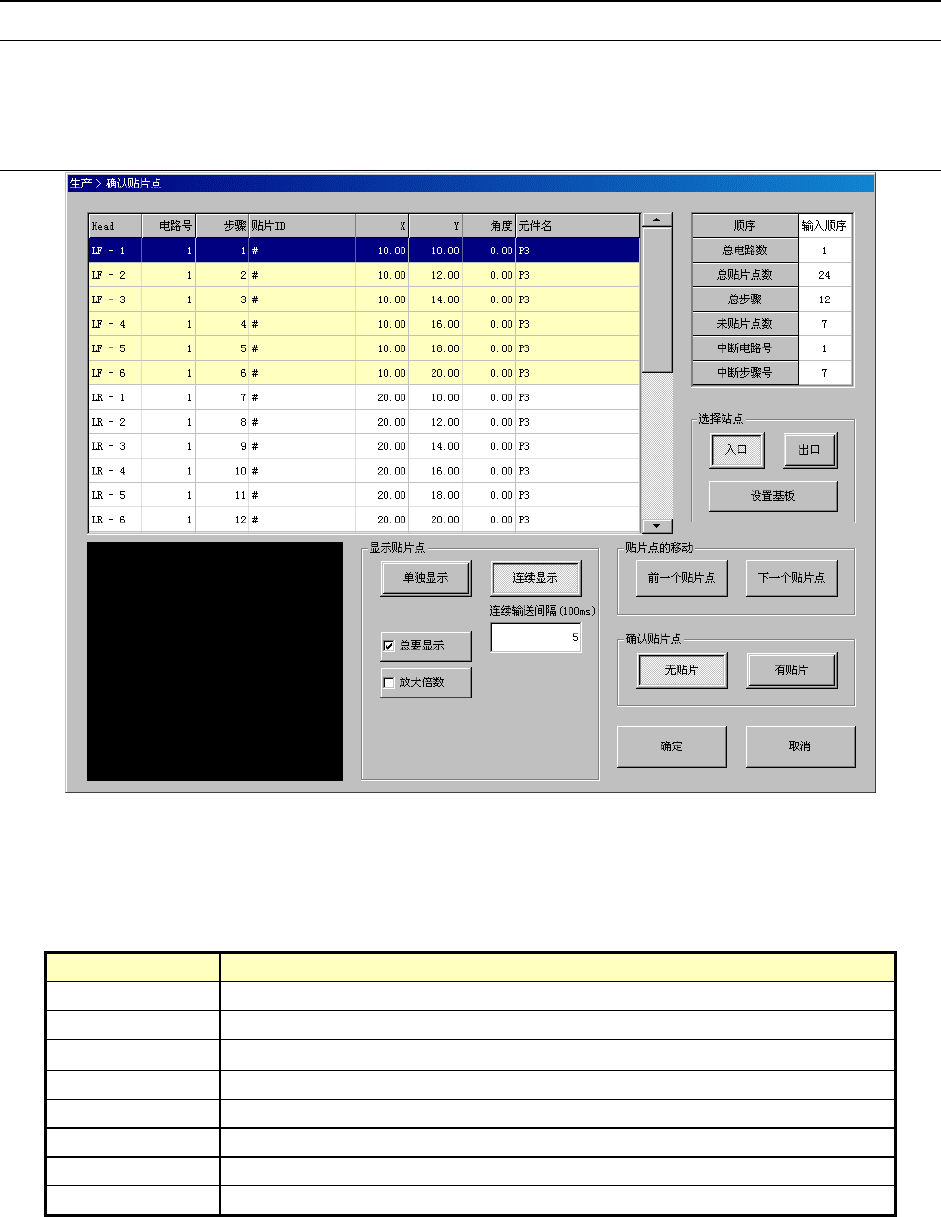
2-12-2 确认贴片点
2-12-2-1 概要
从生产的菜单中,选择[生产辅助]-[确认贴片点],则显示确认贴片点画面。
在生产开始前显示各贴片点列表,可以检查元件是否已全部贴片,确定是否继续生产、进行贴片。
2-12-2-2 显示
图 2-12-2-2-1 确认贴片点画面
(1) 贴片列表
左上部按顺序显示贴片信息。
表 2-12-2-2-1 贴片列表
项目 内容
贴片头(Head) 显示贴片使用的贴片头号码。
电路号 显示贴装元件的电路号。
步骤
显示贴装元件的步骤号。
元件 ID 显示贴装的元件 ID。
X 显示元件贴装的 X 坐标。
Y 显示元件贴装的 Y 坐标。
角度 显示元件的贴装角度。
元件名 显示贴装的元件名。
2-131