FX-3R_(操作手册.管理员)OperationManual2_Rev00_C - 第279页
操作手册Ⅱ 3-62 (2)贴片综合信息 在右上部显示贴片相关的综合信息。 表 3-5-2-2-2 贴片综合信息 项目 内容 顺序 显示贴片顺序是输入顺序还是优化顺序。 总电路数 显示配置在基板上的电路的总数。 总贴片点数 显示基板上的贴片点的总数。 总步骤 显示已选择的站点的基板上的贴片点数。 未贴片点数 显示已选择的站点的基板上还未贴片的贴片点数。 中断电路号 显示已选择的站点的已中断了的贴片点的电路号。 中断步骤 显示已选择的站点…

操作手册Ⅱ
3-61
3-5-2 确认贴片点
3-5-2-1 概要
从生产的菜单中,选择[生产辅助]-[确认贴片点],则显示确认贴片点画面。
在生产开始前显示各贴片点列表,可以检查元件是否已全部贴片,确定是否继续生产、进行贴片。
3-5-2-2 显示
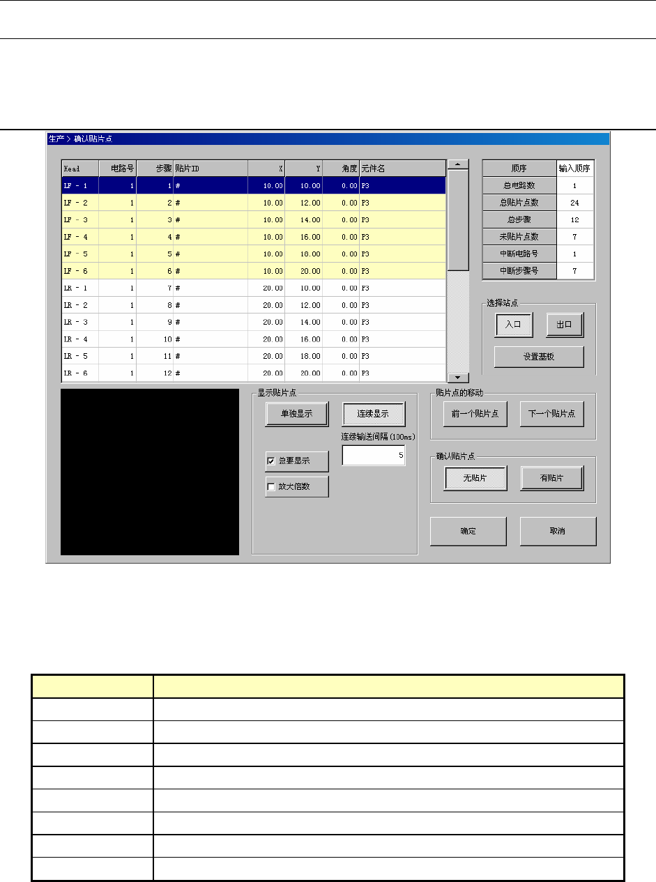
图 3-5-2-2-1 确认贴片点画面
(1)贴片列表
左上部按顺序显示贴片信息。
表 3-5-2-2-1 贴片列表
项目 内容
贴片头(Head) 显示贴片使用的贴片头号码。
电路号 显示贴装元件的电路号。
步骤 显示贴装元件的步骤号。
元件 ID 显示贴装的元件 ID。
X 显示元件贴装的 X 坐标。
Y 显示元件贴装的 Y 坐标。
角度 显示元件的贴装角度。
元件名 显示贴装的元件名。

操作手册Ⅱ
3-62
(2)贴片综合信息
在右上部显示贴片相关的综合信息。
表 3-5-2-2-2 贴片综合信息
项目 内容
顺序 显示贴片顺序是输入顺序还是优化顺序。
总电路数 显示配置在基板上的电路的总数。
总贴片点数 显示基板上的贴片点的总数。
总步骤 显示已选择的站点的基板上的贴片点数。
未贴片点数 显示已选择的站点的基板上还未贴片的贴片点数。
中断电路号 显示已选择的站点的已中断了的贴片点的电路号。
中断步骤 显示已选择的站点的已中断的贴片点的步骤号。
(3)站点的选择
选择确认贴片点的站点。
表 3-5-2-2-3 选择站点
项目 内容
入口 在入口站点进行贴片点的确认。
出口 在出口站点进行贴片点的确认。
[设置基板]按钮 执行基板搬入/重夹。
按下[设置基板]按钮后,将基板搬入,设置在选择的站点上。
图 3-5-2-2-2 基板搬入中等待信息框

操作手册Ⅱ
3-63
已经设置了基板时,会实施重夹。
图 3-5-2-2-3 重夹中等待信息框
(4)叠加画面
在左下角显示选择中的贴片点的叠加画面。
(5)显示贴片点
是贴片点的显示方法。
表 3-5-2-2-4 贴片点的显示
项目 内容
单独显示 如在单独显示按下<START>开关,则仅显示选择的贴片点。
连续显示
如在连续显示按下<START>开关,则从选择的贴片点开始按顺序显示。如
果按<STOP>开关则会中断。
连续输送间隔(100ms) 输入在连续跟踪时,移动到下一个贴片点之前的等待时间。
总要显示
在贴片列表上变更贴片点的选择时,把选择的贴片点马上显示在叠加画面
上。
放大倍数 放大显示叠加画面。
(6)贴片点的移动
选择在列表中显示的贴片。
表 3-5-2-2-5 贴片点的移动
项目 内容
[前一个贴片点]按钮 选择选择中的贴片的前一个贴片点。如果是第一个贴片,则不动作。
[下一个贴片点]按钮 选择选择中的贴片的下一个贴片点。如果是最后一个贴片,则不动作。