00191915-01.pdf - 第146页
3 Introduzione e concetti f ondamentali Istruzioni per l’uso SIPLACE 80S-20/F4 3.3 Pannello di comando - visualizzaz ioni e menu V ersione software SR.406.xx Edizione 02/2000 IT 144 3.3.2.5 Menu "Guida" In ques…

Istruzioni per l’uso SIPLACE 80S-20/F4 3 Introduzione e concetti fondamentali
Versione software SR.406.xx Edizione 02/2000 IT 3.3 Pannello di comando - visualizzazioni e menu
143
3
Å Ora fare clic sul riquadro Cancella liste, se si desidera cancellare tutte le voci della lista.
Å Fare clic sul riquadro Esci per chiudere la casella di dialogo.
INDICAZIONE
Con il riquadro "Cancella liste" viene visualizzato l’attuale stato dell’uso del codice a barre. L’uso
del codice a barre viene attivato o disattivato nel programma del calcolatore di linea. 3
3.3.2.4 Menu "Language" (Lingua)
Con il menu "Lingua“ si possono selezionare per il pannello di comando tutte le versioni in lingua
integrate nel software CS.
Da qualsiasi tipo di visualizzazione, si potrà far passare il pannello di comando ad un’altra lingua.
Sono disponibili le lingue "German" (tedesco), "English" (inglese), "French" (francese), "Italian"
(italiano), "Spanish" (spagnolo), "Portuguese" (portoghese), "Hungarian" (ungherese), "Czech"
(ceco), "Russian" (russo), "Simplified Chinese" (cinese semplificato), "Traditional Chinese"
(cinese tradizionale), "Korean" (coreano) e "Japanese" (giapponese). 3
Å Fare clic sulla voce relativa alla lingua desiderata.
I testi del pannello di comando verranno rappresentati nella lingua selezionata.
3

3 Introduzione e concetti fondamentali Istruzioni per l’uso SIPLACE 80S-20/F4
3.3 Pannello di comando - visualizzazioni e menu Versione software SR.406.xx Edizione 02/2000 IT
144
3.3.2.5 Menu "Guida"
In questo menu sono contenute tutte le funzioni necessarie per richiamare il sistema di guida e le
informazioni generali relative al calcolatore della stazione, ovvero al software. 3
Contenuto Ctrl+F1 3
Si richiama la guida online. 3
ContenutoAlt+F1 3
Viene visualizzata la guida relativa alla visualizzazione attiva in quel momento. 3
Usa guida 3
Vengono visualizzate le modalità d’uso del sistema di guida. . 3
Info ... 3
Appaiono le informazioni relative alle versioni software correntemente installate (versioni CS, CM,
SAV, GEM) ed i dati generali del calcolatore della stazione. 3
INDICAZIONE
Si può richiamare la guida online da ogni tipo di visualizzazione del pannello di comando con la
combinazione di tasti CTRL+F1.
Con la combinazione di tasti Alt+F1 si richiama la guida relativa alla visualizzazione corrente, con
la combinazione di tasti Shift+F1 la guida relativa alle opzioni di menu, i simboli o i riquadri.
Nel Cap. 9 si trova una descrizione dettagliata delle funzioni del menu di guida. . 3
Å Fare clic sulla funzione desiderata del menu "Guida" o premere la relativa combinazione di
tasti.
3
3

Istruzioni per l’uso SIPLACE 80S-20/F4 4 Funzioni di montaggio
Versione software SR.406.xx Edizione 02/2000 IT 4.1 Allestimento
145
4 Funzioni di montaggio
4.1 Allestimento
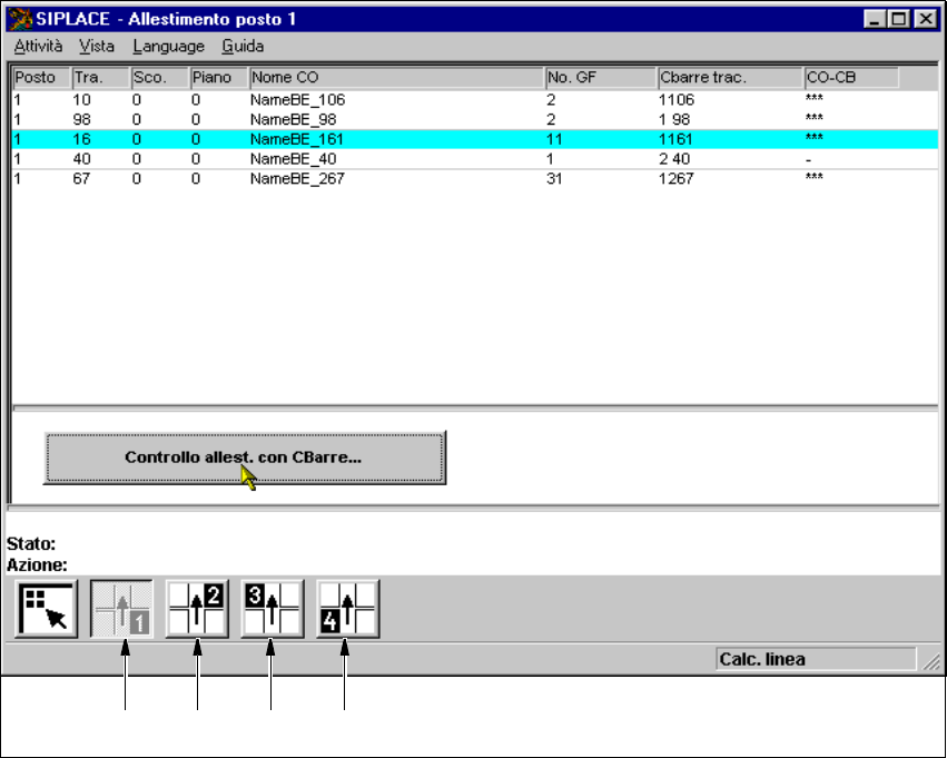
Se la scheda è preimpostata con il relativo allestimento, in questa vista, l’allestimento può essere
rappresentato per ognuno dei 4 posti.
4
Fig. 4.1 - 1 Vista "Allestimento posto 1"
4
Didascalia della fig. 4.1 - 1
(1) Visualizza allestimento posto 1
(2) Visualizza allestimento posto 2
(3) Visualizza allestimento posto 3
(4) Visualizza allestimento posto 4
4
12 3 4