MPM UP3000中文操作手册 - 第44页
Stencil Height 將板子上升至鋼板的高度,這是可以察看Z軸與鋼板定位 是否良好 Vision Height 將板子上升至影像的高度,讓影像系統看板子基準點 Inspect Height 將板子上升至影像的高度,讓影像系統看板子基準點(這 個功能主要是給2D/3D) Snugger Height 將板子送進中央軌道並上升至夾板邊等板高度,此動作主 要是確認夾板準確及頂板是否穩固(基板高於S nugger 約 0.2/mm) L…

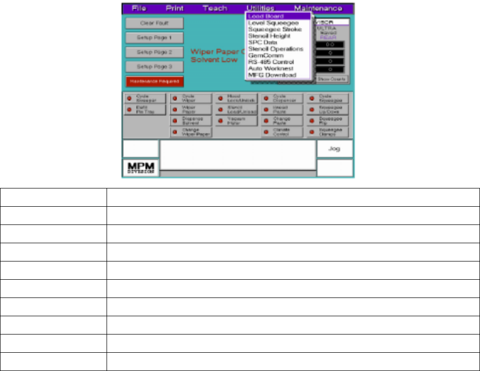
第五章 Utilities
Load Board 手動進板將板子送到三個不同樣高度
Level Squeegee 設定測量刮刀高度
Squeegee Stroke 設定刮刀刮印行程
Stencil Height 設定鋼板高度
SPC Data 生產管制圖
Stencil Operations 啟動自動鋼板轉換(Option)
GemComm 機器監控系統(Option)
RS-485 Control 溫溼度控制系統(Option)
Auto Worknest 編輯自動佈置放頂針系統(Option)
MFG Download 下載機器內生產程式資料到磁片
2. Load Board:手動進板將板子送到三個不同樣高度
從Utilities下拉選單中,選Load Board後出現下列訊息及視窗
43

Stencil Height 將板子上升至鋼板的高度,這是可以察看Z軸與鋼板定位
是否良好
Vision Height 將板子上升至影像的高度,讓影像系統看板子基準點
Inspect Height 將板子上升至影像的高度,讓影像系統看板子基準點(這
個功能主要是給2D/3D)
Snugger Height 將板子送進中央軌道並上升至夾板邊等板高度,此動作主
要是確認夾板準確及頂板是否穩固(基板高於Snugger約
0.2/mm)
Load 將機板從機器入口軌道處,送到所要選擇高度
Clear Fault 將板子退送出到入口軌道處
Exit 離開手動進板畫面,回到主畫面
3. Level Squeegee:設定測量刮刀高度
從Utilities下拉選單中,選Level Squeegee後出現下列訊息與視窗…….,如果未先安裝
刮刀時會出現下列安裝刮刀訊息
---Information---
Find Stencil Height first? (要再做一次鋼板高度嗎)
Press SELECT for Yes, or NEXT to continue.(按SELECT確定或NEXT繼續下一動作)
按SELECT確後再做一次鋼板高度(如鋼板高度),按NEXT後出現下列訊息與
視窗,如果未先安裝刮刀時會出現下列安裝刮刀訊息
44

--Information--
Stand Clear. About to move squeegee forward.(按任何鍵,刮刀座移到前面)
Press Any Key.
Please Install Squeegee Blades Now.(請安裝刮刀片,安裝完後按NEXT完成離開,刮
Press NEXT When Done. 刀座回到鋼板中心點)
--Information--
SELECT to level squeegee. (按SELECT後在原地測刮刀高度,按NEXT後移
NEXT to reposition before leveling. 動刮刀座選擇所要位開始測刮刀高度)
※ (開始偵測刮刀高度。測前刮刀時,偵測感應器先下降碰到鋼板後,前刮刀下降,第一次
先壓平刮刀,第二次自動偵測前刮刀高度;測後刮刀時, 偵測感應器先下降碰到鋼板
後,後刮刀下降,第一次先壓平刮刀,第二次自動偵測後刮刀高度)
4. Squeegee Stroke:設定刮刀刮印行程
從Utilities下拉選單中,選Squeegee Stroke後出現下列訊息與視窗,如果未先安裝
刮刀時會出現下列安裝刮刀訊息
---Information---
Install Squeegee Blades? (按SELECT安裝刮刀或按NEXT繼續開始執行
Press SELECT to Install, or NEXT to Continue. 設定刮刀行程
按NEXT安後進入JOG移動畫面後出現下列訊息與視窗
Adjusting Positive (Rear) Stroke Ending Point...(轉動軌跡球移動刮刀座,往後一直
Jog the Squeegee Assembly until it is at 移動到刮刀刮印超過板子邊緣;按
the Rear Stroke Position. EXIT後完成;然後變換後刮刀往前
Press EXIT when done. 方向超過板子邊緣,按EXIT後完成)
45