JX-350_使用说明书 - 第172页
第 1 部 基本篇 第 2 章 生产 2- 63 No 项目 内容 1 Hea d 显示该 Head 的号码。 2 总吸取数 使用该 Head 吸取的次数。 (吸取数 + 吸取错误) 3 吸取数 该 Head 吸取成功的元 件数。 4 贴片数 该 Head 吸取贴片的元 件数。 5 元件损失 该 Head 损失的元件数 。 (吸取总次数- 贴片数) 6 吸取错误 该 Head 吸取失败的次 数。 7 元件掉落 显示吸取元件后 到贴片之间…

第 1 部 基本篇 第 2 章 生产
2-62
2)生产管理信息(Head)
显示每个Head的生产管理信息。
显示内容项目:变更管理信息显示的内容。
No.
项目 内容
1
显示内容
综合
显示综合管理信息。
2
Head
显示每
1
个
Head
的生产管理信息。
3
供应
显示每
1
个供应位置的生产管理信息。
4
吸取率
显示每
1
个供应位置的吸取率排序。
5
删除
删除生产管理信息。

第 1 部 基本篇 第 2 章 生产
2-63
No
项目
内容
1
Head
显示该
Head
的号码。
2
总吸取数
使用该
Head
吸取的次数。
(吸取数
+
吸取错误)
3
吸取数
该
Head
吸取成功的元件数。
4
贴片数
该
Head
吸取贴片的元件数。
5
元件损失
该
Head
损失的元件数。
(吸取总次数-贴片数)
6
吸取错误
该
Head
吸取失败的次数。
7
元件掉落
显示吸取元件后到贴片之间元件脱落的次数。
8
带回元件
元件吸取前判定为带回元件的次数。
9
激光识别
使用该
Head
发生激光识别重试超次错误的次数。
10
异元件 检出异元件的次数。
11
芯片站立 该 Head 吸取的元件被判定为芯片站立的次数。
12
元件姿势 发生元件姿势错误的次数。
13
激光角度异常
发生激光角度异常的次数。
14
图像识别
显示由于图像识别发生错误的次数。
15
共面错误
显示由于共面判定为引脚悬浮、球高度错误的元件数。
16
验证
显示判定为验证错误或
SOT
错误、元件方向错误的次数。
17
引脚弯曲
显示元件识别中判定为引脚弯曲的次数。
18
吸取偏差
显示发生吸取位置偏移错误的次数。
19
废弃元件
显示废弃元件的次数。
20
其他错误
显示判定为其他错误(元件掉落等)的次数。

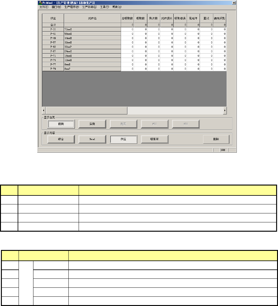
第 1 部 基本篇 第 2 章 生产
2-64
3)生产管理信息(供应)
显示各供应装置的生产管理信息。
选择了前面时,将显示如下画面。
显示台架:选择列表显示的有元件的供料器台架。
No
项目
内容
1
前面
只显示设置在前面的元件。
2
后面
只显示设置在后面的元件。
3
托架
只显示设置在托架上的元件。
4
MTS
只显示设置在
MTS
的元件。
显示内容项目:变更管理信息显示的内容。
No.
项目 内容
1
显
示
内
容
综合
显示综合管理信息。
2
Head
显示每
1
个
Head
的生产管理信息。
3
供应
显示每
1
个供应位置的生产管理信息。
4
吸取率
显示每
1
个供应位置的吸取率排序。
5
删除
删除生产管理信息。