JM-20使用说明书 - 第235页
第 1 部 基本篇 第 2 章 生产 2- 11 7

第 1 部 基本篇 第 2 章 生产
2-116
2-11-1-9 满料补充
可以向使用的圆型供料器轨道上补充元件直至满料。
(1) 动作项目
项目
内容
实施
开始圆型供料器的满料补充动作。圆型供料器动作至轨道满料
.
停止
停止圆型供料器的满料补充动作。即使轨道未满料,圆型供料器也停止。
(2) 显示状态
在画面显示每一圆型供料器轨道的元件满料状态。
显示文字
内容
OK
圆型供料器轨道为元件满料状态。
.
未完成 圆型供料器轨道未达到元件满料状态。
**** 未使用的圆型供料器轨道。
所使用的全部圆型供料器轨道都处于满料状态时,信息栏内显示「已完成满料补充」。

第 1 部 基本篇 第 2 章 生产
2-117

第 1 部 基本篇 第 2 章 生产
2-118
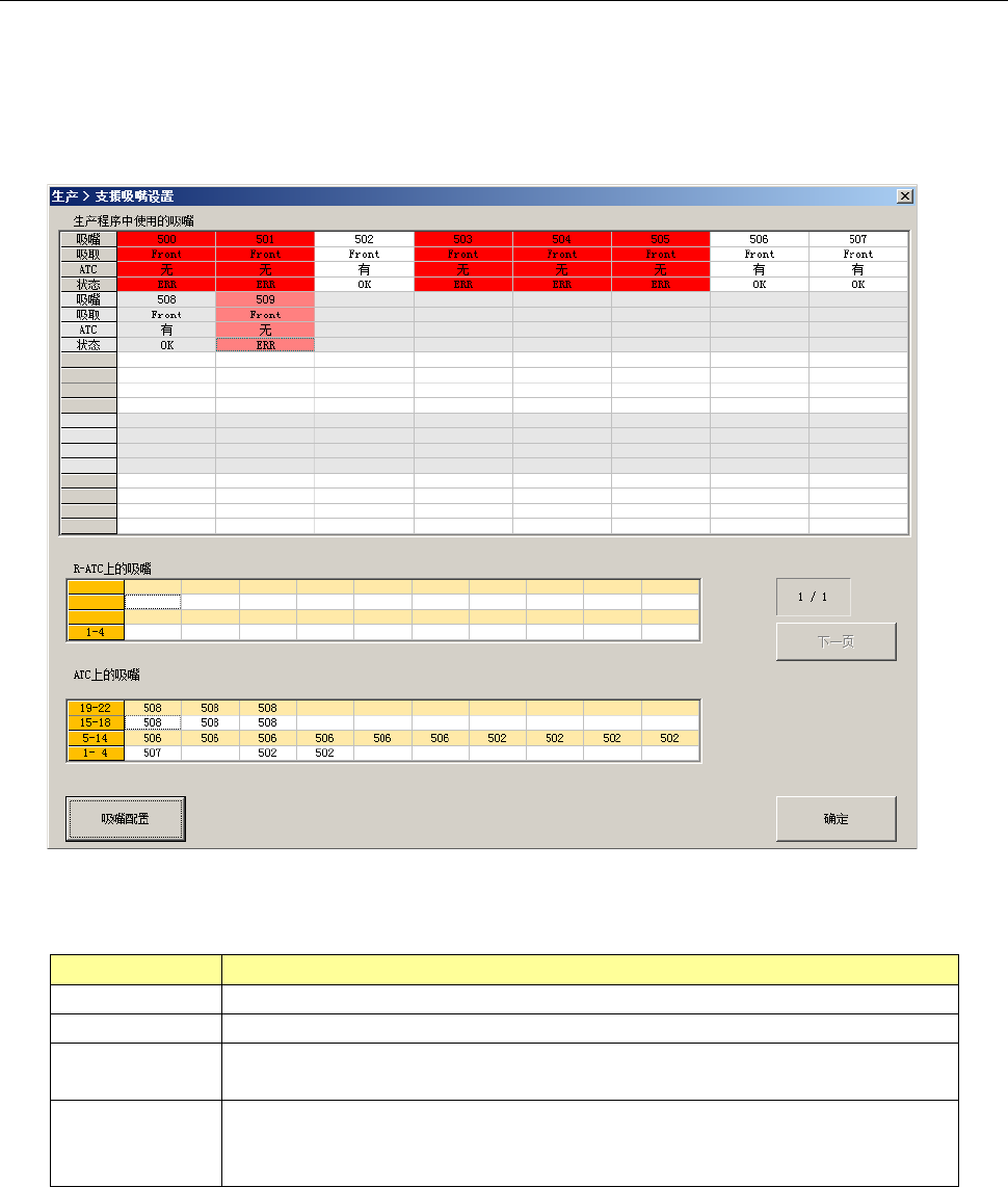
2-11-1-10 支援吸嘴设置
显示生产程序的吸嘴配置和实际 ATC 上的吸嘴配置。
有差异时用红色文字显示。
根据安装的 ATC 单元种类,画面存在差异。
・(ATC10-12 时的画面示例)
(1) 生产程序使用的吸嘴
显示生产程序中使用的吸嘴。
项目
内容
吸嘴
显示生产程序中使用的吸嘴号码。
吸取
进行吸取的供料器台架
(
前、后
)
。
ATC
显示是否已进行吸嘴分配。
未分配吸嘴的项目会用「红色」显示。
状态
显示生产程序中使用的吸嘴号码和
ATC
上的吸嘴号码的状态。
OK :正常状态
ERR
:有不一致的状态
(2) ATC 上的吸嘴
显示配置到 ATC 的各供料器台架的吸嘴。
(3) [吸嘴配置]按钮
可以进行 ATC 上的吸嘴配置。
与下一项的 ATC 吸嘴配置功能相同。
详见「第 8 章 机器设置」 的「8-4-1 ATC 吸嘴配置」。