操作手冊 - 第112页
RG13 1 操作手册 5.4 元件的设定 DA7OCC- 31-070-A0 5.4- 3 2. 将编带元 件装到元件料 架上。 3. 请使用机 器调整菜单上 的手动进给功 能, 将编带 元件移动到元件 料架的端部。 = 提示 = 可一次同时使 10 个料架动 作。 元件料架 (供料器 ) 编带元件

RG131
操作手册
5.4 元件的设定
DA7OCC-31-070-A0
5.4-2
5.4.3 将编带元件放到料架上
在此,对将编带元件装到料架上的步骤进行说明。
编带元件的安装步骤
1.
1. 将编带元件装入供给部的导板中。
=注意=
电解电容器等大型元件时,在供给部导板的拐角部有可能会弄弯引
线,因此,请安装枕板。
=注意=
由于元件种类的不同,有时会在移动中发生编带浮起,以及编带偏离编带终端检测传感器的情况。
此时,请安装如下图所示的机器附属的编带压具。
关于元件盒的固定
请移动止动器,将元件盒固定住。
供给部导板
编带元件
枕板
(元件高度 33mm 以下) (元件高度 33-41 mm)
(元件高度 41 mm 以上)
元件高度

RG131
操作手册
5.4 元件的设定
DA7OCC-31-070-A0
5.4-3
2. 将编带元件装到元件料架上。
3. 请使用机器调整菜单上的手动进给功能,将编带
元件移动到元件料架的端部。
=提示=
可一次同时使 10 个料架动作。
元件料架(供料器)
编带元件

RG131
操作手册
5.4 元件的设定
DA7OCC-31-070-A0
5.4-4
5.4.4 生产过程中的元件交换
RG131 是以终端检测或者料架的元件检测来进行元件用完的检测的。
在终端检测或者料架的元件检测检测出元件用完之前,就知道了元件用完时,可以用接续编带的方法,即使在
生产过程中,也能实施元件的交换。
还有,元件供给模式为准备模式时,可以进行没有使用的元件供给部的元件交换。
请在按下元件交换开关、使元件交换灯亮灯后进行元件交换。
元件交换结束后,请再次按下元件交换开关,使元件交换灯熄灯。
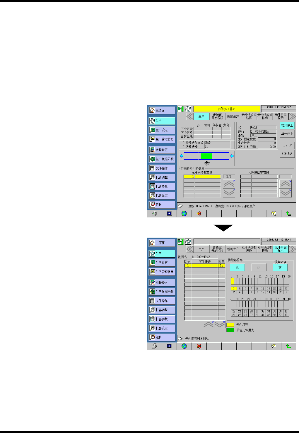
机器因元件用完而停止运行时的元件交换的方法
终端检测或者料架的元件检测检测到元件用完
时,在画面上显示元件用完的信息。
可以从元件用完信息的项目中,来确认发生元件
用完的料架号码。
还有,如按下副菜单的元件用完显示按钮,
可以确认发生元件用完的料架的位置关系。