TR7500_Series_Software_ch-v6-3-0.pdf - 第150页
Test Research Inc. 138 TR7500SeriesUserGuide – Software 3.4.4 自動比對條件 (A UTO P ASS L EVEL ) 3.4.4.1 線上資料收集 (Inline Data Collection) 打勾表開啟線上資料收集,系統將開始收集檢測資料,做為自動比對條件的依據,系 統僅儲存最近 30 筆的資料,且只有通過 (Pass) 的資料會被列入計算。 3.4.4.2…

Test Research Inc.
TR7500SeriesUserGuide–Software 137
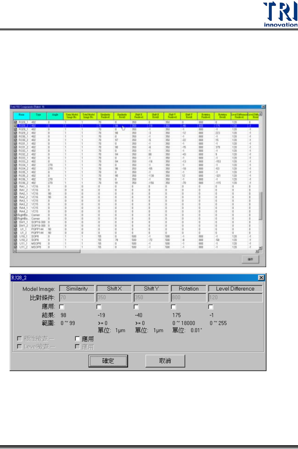
3.4.3.2 元件名稱(By Component Name)
按下此按鈕後會出現元件列表視窗,視窗列出所有元件及其各種檢測框的檢測參數與
檢測結果,若結果為 0表示此元件沒有該種檢測框。可在此視窗選擇特定元件設定其
比對條件,在欲設定之元件上按滑鼠左鍵兩下,會出現參數設定視窗。在元件名稱前
之方塊打勾表示要測,不打勾表示不測此元件。

Test Research Inc.
138 TR7500SeriesUserGuide–Software
3.4.4 自動比對條件(AUTO PASS LEVEL)
3.4.4.1 線上資料收集(Inline Data Collection)
打勾表開啟線上資料收集,系統將開始收集檢測資料,做為自動比對條件的依據,系
統僅儲存最近 30筆的資料,且只有通過(Pass)的資料會被列入計算。
3.4.4.2 自動設定比對條件(Auto Set Pass Level)
開啟[線上資料收集]後,此選項就可以被選擇,系統將會根據目前收集的 30 筆資料與
此處的設定來計算新的比對條件。在此勾選所需設定的檢測框種類,接著輸入[標準誤
差倍數]以及[最大]、[最小]值,按下[確定]後比對條件即會被更改。
選取項目 – 在此勾選希望進行自動比對條件設定的檢測框種類
標準誤差倍數 – 給予一標準誤差倍數值做為系統計算的參數。新的比對條件=結果
平均值+標準誤差倍數*誤差標準值,其中[結果平均值]與[誤差標準值]為系統自動以
30 次的檢測結果算出。

Test Research Inc.
TR7500SeriesUserGuide–Software 139
最小、最大 – 可給予新參數限制範圍,避免參數設定產生不當值。若計算出的新參
數小於[最小]欄位的值,則系統會將參數設定為[最小]欄位的值,若計算出的新參數
大於[最大]欄位的值,則系統會將參數設定為[最大]欄位的值。
自動更新 – 勾選此選項表示當檢測的數目累積超過 30 次時,第 31 次起每檢測完一
次系統會自動以輸入的參數更新比對條件,而以此條件來檢測下一片電路板。
3.4.4.3 恢復比對條件(Recover Pass Level)
開啟[線上資料收集]後,此選項就可以被選擇,若要放棄系統所計算出的比對條件,可
按下[恢復比對條件]即可恢復前一次的設定。
3.4.5 增加FOV(ADD FOV)
只有在[Train]畫面開啟時,此功能才有作用。
點選[增加 FOV]按鈕時,會剩下左上方大圖以及左下方的 FOV 影像,增加 FOV 的
方法有二:
z 可以直接在大圖上點選要增加 FOV 的位置,而攝影機會移動到所點選的位置上
去取像,確認影像正確後按下[Add]按鈕,系統則會在指定位置增加一 FOV,若
為多連板,則其他連板的相對位置亦會增加 FOV。若有些區域無法點選,表示
此位置的 FOV已經存在,不能再增加。
z 先在大圖上點選要增加 FOV 的大約位置後,按[上張]或[下張]按鈕,系統就會往
上或往下自動尋找該方向攝影機可以增加的 FOV區域,確認影像正確後按下
[Add]按鈕,系統則會在指定位置增加一 FOV,若為多連板,則其他連板的相對
位置亦會增加 FOV。