00191912-01 - 第144页
3 Einführung und Grundbegr iffe Betriebsanleitung SIPLACE 80S-20/F4 3.3 Bedienoberfläche - An sichten und Menüs Softwareversion SR.406.xx Ausgab e 02/2000 DE 142 3.3.2.5 Menü "Hilfe" In diesem Me nü sind alle M…

Betriebsanleitung SIPLACE 80S-20/F4 3 Einführung und Grundbegriffe
Softwareversion SR.406.xx Ausgabe 02/2000 DE 3.3 Bedienoberfläche - Ansichten und Menüs
141
3
Å Klicken Sie die Schaltfläche Liste löschen an, wenn alle Einträge in der Liste gelöscht werden
sollen.
Å Klicken Sie Schaltfläche Beenden an, um die Dialogbox zu schließen.
HINWEIS
Unter der Schaltfläche "Liste löschen" wird der aktuelle Zustand des Barcodebetriebs angezeigt.
Der Barcodebetrieb wird im LR-Programm aktiviert oder deaktiviert. 3
3.3.2.4 Menü "Sprache"
Über das Menü "Sprache“ sind die in der SR-Software integrierten Sprachversionen für die Be-
dienoberfläche einstellbar.
Die Bedienoberfläche kann von jeder Ansicht aus in eine andere Sprache umgeschaltet werden.
Zur Auswahl stehen die Sprachen "Deutsch", "Englisch", "Französisch", "Italienisch", "Spanisch",
"Portugiesisch", "Ungarisch", "Tschechisch", "Russisch", "Chinesisch (Simplified )", "Chinesisch
(Traditional)", "Koreanisch" und "Japanisch". 3
Å Klicken Sie den Menüeintrag für die gewünschte Sprache an.
Die Texte der Bedienoberfläche werden in der eingestellten Sprache dargestellt.
3

3 Einführung und Grundbegriffe Betriebsanleitung SIPLACE 80S-20/F4
3.3 Bedienoberfläche - Ansichten und Menüs Softwareversion SR.406.xx Ausgabe 02/2000 DE
142
3.3.2.5 Menü "Hilfe"
In diesem Menü sind alle Menüfunktionen enthalten, um das Hilfesystem und allgemeine Informa-
tionen zum Stationsrechner bzw. zur Software aufzurufen. 3
Inhalt Ctrl+F1 3
Die Online-Hilfe wird aufgerufen. 3
Hilfe Alt+F1 3
Die Hilfe zur gerade aktuellen Ansicht wird angezeigt. 3
Hilfe benutzen 3
Die Vorgehensweise zu Handhabung des Hilfesystems wird angezeigt. 3
Info ... 3
Informationen zu den aktuell installierten Softwareversionen (SR-, MC-, WPW-, GEM-Version)
und die allgemeinen Daten des Stationsrechners werden angezeigt. 3
HINWEIS
Die Online-Hilfe kann in jeder Ansicht der Bedienoberfläche mit der Tastenkombination CTRL+F1
aufgerufen werden.
Mit der Tastenkombination Alt+F1 wird die Hilfe zur aktuellen Ansicht aufgerufen, mit der Tasten-
kombination Shift+F1 die Hilfe zu Menüoptionen, Symbolen oder Schaltflächen.
Eine detailliertere Beschreibung der Funktionen des Hilfe-Menüs ist in Kap. 9 Online-Hilfesystem
enthalten. 3
Å Klicken Sie die gewünschte Menüfunktion im Menü "Hilfe" an, oder betätigen Sie die entspre-
chende Tastenkombination
3
3

Betriebsanleitung SIPLACE 80S-20/F4 4 Bestückfunktionen
Softwareversion SR.406.xx Ausgabe 02/2000 DE 4.1 Rüstungsanzeige
143
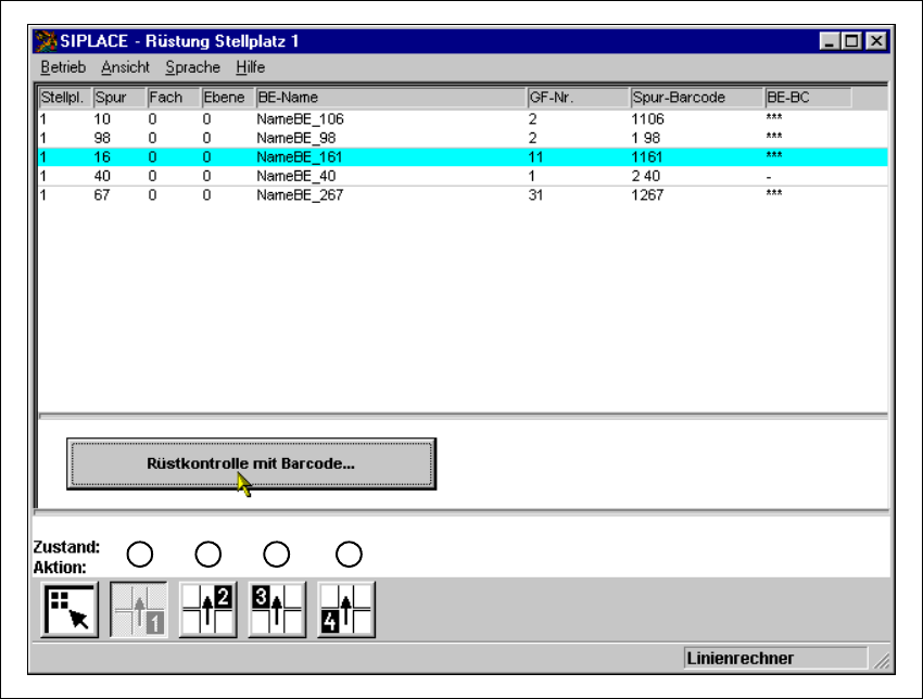
4 Bestückfunktionen
4.1 Rüstungsanzeige
Ist ein Nutzen mit dazugehöriger Rüstung vorgegeben, kann in dieser Ansicht die Rüstung für
jeden der 4 Stellplätze dargestellt werden.
4
Abb. 4.1 - 1 Ansicht "Rüstung Stellplatz 1"
Legende zu Abb. 4.1 - 1
(1) Rüstung für Stellplatz 1 anzeigen
(2) Rüstung für Stellplatz 2 anzeigen
(3) Rüstung für Stellplatz 3 anzeigen
(4) Rüstung für Stellplatz 4 anzeigen
1 2
3
4