EUKYX-199-2100_G5S2_Instruction_Vol2_E - 第158页
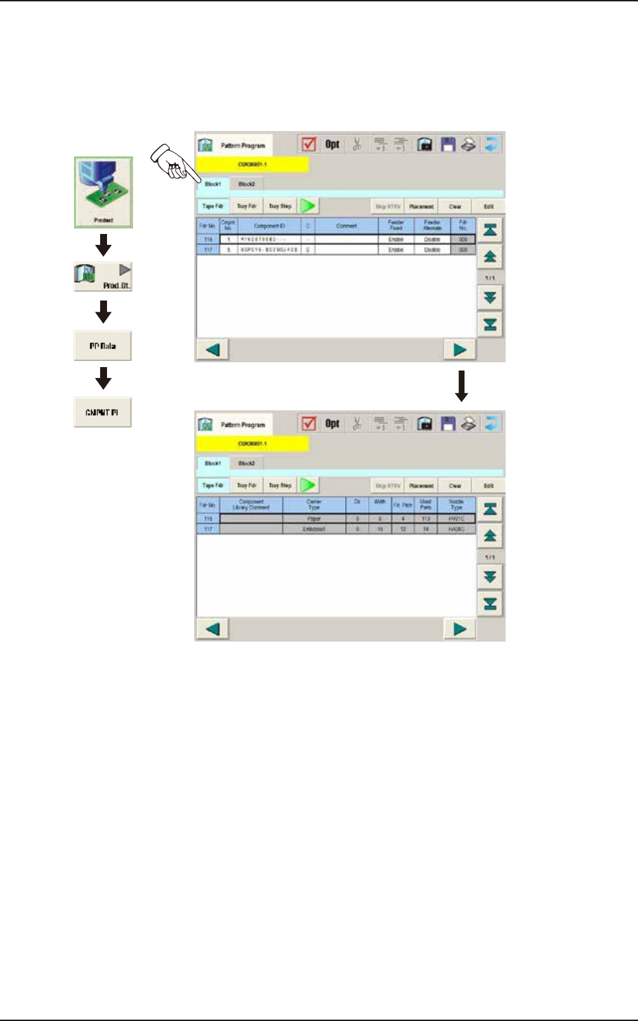
EUKYX 2-45 199-2100 3.6 CMPNT PL 3.6 CMP NT P L (F0 1 ) CM PNT PL Data When the [ Bloc k 1 ] or [Block 2 ] tab is pressed on t he "CMPNT PL Da t a" wi ndow , the fol low ing tab shee t ap pear s. Graphic Develo…

EUKYX
2-44199-2100
3.5 PL Head/Nozzle
(E02) Nozzle Stk 1, 2 data
When the [Nozzle Stk 1] or [Nozzle Stk 2] tab is pressed on the "PL Head/Nozzle" window, the
following tab sheet appears.
Graphic
Development
F2B41
(E02_01) Nozzle Stk 1, 2
Address Stk Types 1 to 15
Using these parameters, the nozzles are housed in the specified positions (address stocker type) in
the nozzle stocker.
High : 1 to 15
Multi : 1 to 9

EUKYX
2-45199-2100
3.6 CMPNT PL
3.6 CMPNT PL
(F01) CMPNT PL Data
When the [Block 1] or [Block 2] tab is pressed on the "CMPNT PL Data" window, the following tab
sheet appears.
Graphic
Development
F2B42
(F01_01)
Fdr No.
Shown are the feeder Nos. in the placement feeder location data.
Block 1 : 101 to 150
Block 2 : 201 to 250
(F01_02)
Component ID
Set component IDs in the text boxes.

EUKYX
2-46199-2100
3.6 CMPNT PL
(F01_03)
C : Set control commands in the text boxes.
If a control command other than the following ones is used, the step becomes invalid.
- (Hyphen) : This command handles the steps as those for the placement feeder location data.
E : This command shows the end of the placement feeder location data. The step
where "E" is set is valid.
S : This command invalidates the steps specified as placement feeder location data.
X : This command invalidates the steps specified as placement feeder location data
and shows the end of the data.
(F01_04)
Comment
Set a comment for each Fdr No.Up to 32 characters. Alphanumeric characters and symbols can be
used.
(a) The performance of the machine is not affected by these commands. In other words,
it has nothing to do with or without these comments.
(b) It is recommended to set helpful information on components related to the feeder Nos.
(Fdr No.).
(F01_05)
Feeder Fixed
Select "Enable" or "Disable" to determine whether or not the feeder positions should be fixed in
place. When "Enable" is selected, the feeder Nos. (Fdr No.) and the component ID are not affected
by any insert and delete operations of a component.
Disable : The feeder position is not fixed.
Enable : The feeder position is fixed.
(F01_06)
Feeder Alternate
Select "Enable" or "Disable" to determine whether or not the feeder alternate function should be
used.
Disable : The feeder alternate function is not used.
Enable : The feeder alternate function is used.
(F01_07)
Fdr No.
When "Enable" is selected for the feeder alternate function, set the destination feeder No. (Fdr No.)
of the feeder that will work in place of the feeder where a component pickup error has occurred in
succession.
Notice
Note