00192661-01 - 第151页
Betriebsanleitung SIPLACE F5/F5 HM 4 Best ü ckfunktionen Softwareversion SR.407.xx Ausgabe 01/2001 DE 4.1 R ü stungsanzeige 151 4 Best ü ckfunktionen 4.1 R ü stungsanzeige Ist ein Nu tzen mit dazugeh ö rige r R ü stung v…

3 Einführung und Grundbegriffe Betriebsanleitung SIPLACE F5/F5 HM
3.3 Bedienoberfläche - Ansichten und Menüs Softwareversion SR.407.xx Ausgabe 01/2001 DE
150
3.3.2.5 Menü "Hilfe"
In diesem Menü sind alle Menüfunktionen enthalten, um das Hilfesystem und allgemeine Informa-
tionen zum Stationsrechner bzw. zur Software aufzurufen. 3
Inhalt Ctrl+F1 3
Die Online-Hilfe wird aufgerufen. 3
Hilfe Alt+F1 3
Die Hilfe zur gerade aktuellen Ansicht wird angezeigt. 3
Hilfe benutzen 3
Die Vorgehensweise zu Handhabung des Hilfesystems wird angezeigt. 3
Info ... 3
Informationen zu den aktuell installierten Softwareversionen (SR-, MC-, WPW-, GEM-Version)
und die allgemeinen Daten des Stationsrechners werden angezeigt. 3
HINWEIS
Die Online-Hilfe kann in jeder Ansicht der Bedienoberfläche mit der Tastenkombination CTRL+F1
aufgerufen werden.
Mit der Tastenkombination Alt+F1 wird die Hilfe zur aktuellen Ansicht aufgerufen, mit der Tasten-
kombination Shift+F1 die Hilfe zu Menüoptionen, Symbolen oder Schaltflächen.
Eine detailliertere Beschreibung der Funktionen des Hilfe-Menüs ist in Kap. 9 Online-Hilfesystem
enthalten. 3
Å Klicken Sie die gewünschte Menüfunktion im Menü "Hilfe" an, oder betätigen Sie die entspre-
chende Tastenkombination
3
3

Betriebsanleitung SIPLACE F5/F5 HM 4 Bestückfunktionen
Softwareversion SR.407.xx Ausgabe 01/2001 DE 4.1 Rüstungsanzeige
151
4 Bestückfunktionen
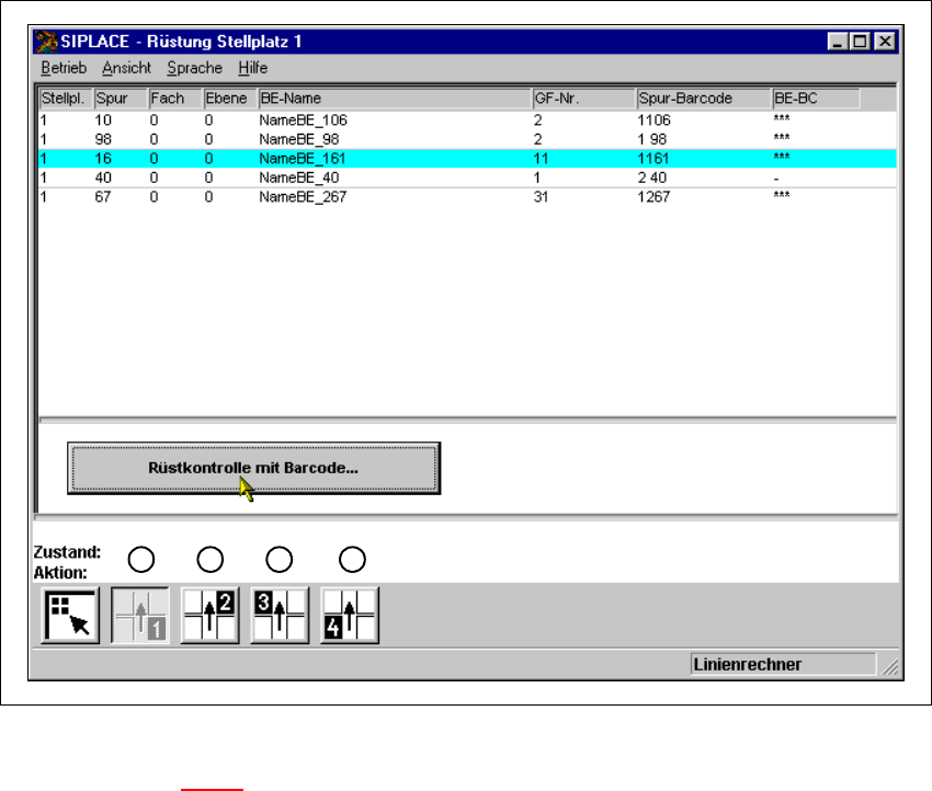
4.1 Rüstungsanzeige
Ist ein Nutzen mit dazugehöriger Rüstung vorgegeben, kann in dieser Ansicht die Rüstung für
jeden der 4 Stellplätze dargestellt werden.
4
Abb. 4.1 - 1 Ansicht "Rüstung Stellplatz 1"
Legende zu Abb. 4.1 - 1
(1) Rüstung für Stellplatz 1 anzeigen
(2) Rüstung für Stellplatz 2 anzeigen
(3) Rüstung für Stellplatz 3 anzeigen
(4) Rüstung für Stellplatz 4 anzeigen
1 2
3
4

4 Bestückfunktionen Betriebsanleitung SIPLACE F5/F5 HM
4.1 Rüstungsanzeige Softwareversion SR.407.xx Ausgabe 01/2001 DE
152
4.1.1 Ansicht "Rüstung Stellplatz x"
Å Klicken Sie in der Symbolleiste der Grundansicht das Symbol an.
Die Bedienoberfläche wird auf die Ansicht "Rüstung Stellplatz x" umgeschaltet.
Im Anzeigebereich werden in Tabellenform die Rüstungsdaten für den aktuellen Stellplatzes
dargestellt.
HINWEIS
Die Ansicht ist für jeden Stellplatz gleich aufgebaut. 4
4
4.1.1.1 Bedeutung der Einträge in der Rüstungstabelle
– Stellpl.
In dieser Spalte ist die Nummer des Stellplatzes eingetragen, dessen Rüstung angezeigt wird.
–
Spur
Hier ist die Nummer der Spur eingetragen, auf welcher der jeweilige Förderer bzw. das Flä-
chenmagazin gestellt ist.
–
Fach
In dieser Spalte ist die Nummer des Fördererfaches eingetragen, in welchem das Bauelement
im jeweiligen Förderer abgeholt wird, bzw. die Nummer des Flächenmagazinfaches, in wel-
chem das Bauelement abgeholt wird.
–
Ebene
In dieser Spalte ist die Nummer der Ebene eingetragen, in welcher das Bauelement im jewei-
ligen Flächenmagazin abgeholt wird.
(Gilt nur für Automaten mit Wafflepack-Wechsler).
–
BE-Name
In dieser Spalte ist der Name des jeweiligen Bauelementes eingetragen.
–
GF-Nr.
Hier ist die dem jeweiligen Bauelement zugeordnete Nummer der Gehäuseform eingetragen.
–
Spur-Barcode
In dieser Spalte ist eingetragen, welcher Spur-Barcode der jeweiligen Spur zugeordnet ist.