KE2040取扱説明書Ver.2.01和文Rev.04 - 第482页
7 – 55 ■ コプラナリティの情報取得 ( ( ( ( KE2020 、 、 、 、 2040 のみ適用) のみ適用) のみ適用) のみ適用) コプラナリティのエラ ーがある場合 、エラー詳細 情報ダイアログ ( 図 7-4- 1-4) に 、<コプラナリ ティ情報取得>ボタンが表示されます。 図 図 図 図 7-4- 1-5 コプラナリティ情報 取得ボタン コプラナリティ情報取得ボタン コプラナリティ情報 取得ボタ…

7 – 54
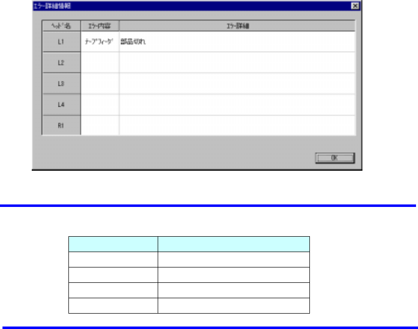
(4) 詳細情報
<詳細情報>ボタンを押すとエラーが発生しているヘッドの一覧を表示します。
図
図図
図 7-4-1-4 エラー詳細情報ダイアログ
エラー詳細情報ダイアログエラー詳細情報ダイアログ
エラー詳細情報ダイアログ(表示例.
(表示例.(表示例.
(表示例.KE-2020)
))
)
◆ 図 7-4-1-4 で、表示される“ヘッド名”は、機種により異なります。
機種 ヘッド名
KE2010 L1∼L4
KE2020 L1∼L4、R1
KE2030 L1∼L4、R1∼R4
KE2040 L1、R1
◇エラー内容は、リトライリスト表示の大分類と同様です。
◇エラー詳細は、リトライリスト表示の詳細説明と同様です。
<OK> :ボタンを押すとエラー詳細情報ダイアログと閉じます。
<START> :スイッチを押すと、エラー詳細情報ダイアログ、部品切れダイアログを閉
じ、生産を再開します。
<STOP> :スイッチを押すと、エラー詳細情報ダイアログを閉じ、中断選択時のダイ
アログが表示され、生産を中断するかどうかを問い合わせます。

7 – 55
■
コプラナリティの情報取得(
((
(KE2020、
、、
、2040 のみ適用)
のみ適用)のみ適用)
のみ適用)
コプラナリティのエラーがある場合、エラー詳細情報ダイアログ(図 7-4-1-4)に、<コプラナリ
ティ情報取得>ボタンが表示されます。
図
図図
図 7-4-1-5 コプラナリティ情報取得ボタン
コプラナリティ情報取得ボタンコプラナリティ情報取得ボタン
コプラナリティ情報取得ボタン
◇ このボタンを押すと、コプラナリティの情報を取得し、メモ帳にて表示します。
また、コプラナリティエラーとなっている、ヘッドの行を右クリックすると、<コプラナリ
ティ情報取得>のポップアップメニューが表示されます。
これを選択しても、コプラナリティの情報を取得し、メモ帳に表示することができます。
また、コプラナリティエラーとなり、一時停止ダイアログが表示されている場合も同様にポ
ップアップメニューが表示されます。
1) コプラ詳細情報の出力フォーマット
●
以下に
以下に以下に
以下に、コプラナリティの詳細情報の例を示します。
、コプラナリティの詳細情報の例を示します。、コプラナリティの詳細情報の例を示します。
、コプラナリティの詳細情報の例を示します。
[次頁 詳細フォーマット説明]
参照 No.
CoplaResults ①
wHead=7,wNozzle=508,wATCNo=8,wCompoType=102,wCompoIdx=0,wErrorCode=1 ②
No,Judge,lX,lY,lZ,nZCop,nZCol ③
0,0,2.188,-4.000,0.067,-0.033,0.000 ④
1,0,1.878,-4.000,0.074,-0.026,0.000
2,0,1.608,-4.000,0.068,-0.032,0.000
3,0,1.300,-4.000,0.064,-0.035,0.000
・
・
・
70,0,-11.878,6.160,0.069,-0.030,0.000
71,0,-11.875,6.450,0.062,-0.037,0.000
72,0,-11.878,6.750,0.067,-0.033,0.000
・
・
・
111,0,-1.975,11.880,0.080,-0.026,0.000
112,1,-1.683,11.870,-0.010,-0.129,0.000
113,0,-1.380,11.870,0.072,-0.034,0.000
・
・
・
165,0,3.940,-1.620,0.082,-0.020,0.000
166,0,3.945,-1.940,0.074,-0.028,0.000
167,0,3.940,-2.230,0.081,-0.020,0.000

7 – 56
2)詳細フォーマット説明
① ヘッダー情報(固定文字列)
② 測定条件データ
wHead=7 ヘッド情報.(L1=3、R1=7)
wNozzle=508 ノズル番号.
wATCNo=8 ATCの穴番号.
wCompoType=102 部品種別番号.(102....QFP)
wCompoIdx=0 部品番号.
wErrorCode=1 コプラエラー番号詳細.
(1:コプラナリティエラー、2:端子ずれエラー、
3:リード数エラー、4:コリニアリティエラー、5:測定エラー)
測定条件データについては、予告なく拡張される場合が有ります。
③ フォーマット形式
④ 詳細情報
リード番号,判定結果,X座標,Y座標,Z座標,コプラナリティ値,コリニアリティ値
リード番号は0番からの連番になります。
判定結果は、エラーとして検出したリードに1を設定します。
座標はmm単位で出力します。
X座標,Y座標,は部品中心位置から見たボトムビューでの相対座標です。
Z座標,コプラナリティ値,コリニアリティ値はリード高さから見た基準位置の値です。
(リード高さが基準に対して高い場合に負の値を示します)
◇ 詳細情報が出力される順番は測定姿勢に依らず、部品データの下辺、右辺、上辺、左
辺相当の順番に出力されます。
◇ コプラナリティ値,コリニアリティ値はコプラナリティエラー時には、コプラナリティ
値のみセットされ、コリニアリティエラー時にはコリニアリティ値のみがセットされ
ます。
◇ Z座標は常に出力されます。
L