JM-20 操作说明书 Rev06 - 第393页
操作手册 Ⅱ 4-7 ②显示如下查找 画面。请指定查 找条件, 单击「 确定 」 。 需要进一步缩小 查找范围时,请 指定元件 种类、包装方式 、对中(定心 )方法。 ③ 查找结束后,会显示 「 数据库 清单 」 ,并着重显示符合输入条件的数据 库中的头一个元件数据。 4-1-3- 2 向后查找 在菜单栏中, 单击 「向后 查找」。 显示下一个与查 找条件一致的元 件数据。 输入要查找的字 符串。 选中任意一种查 找选项

操作手册Ⅱ
4-6
4-1-3 命令列表
从贴片数据、元件数据中选择时,在贴片数据上尚未输入元件名的状态下,可选择命令列表。元件名
已输入的状态下,则不能执行。
元件名已经输入时,显示为不能选择。
执行方法,请参见「4-1-1 数据库使用方法」。
4-1-3-1 查找
可以查找元件数据库内的数据。
<
步骤
>
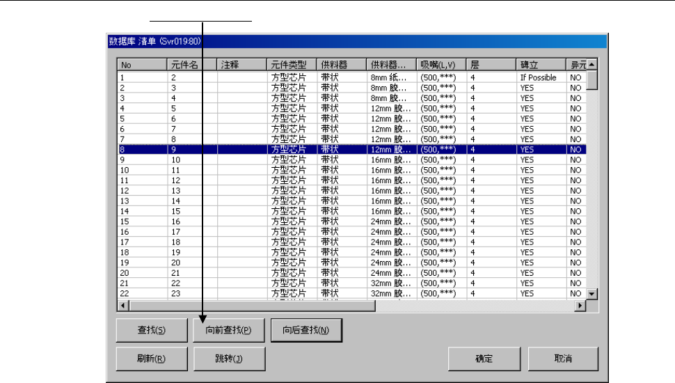
① 从数据库清单画面,点击[查找]。

操作手册Ⅱ
4-7
②显示如下查找画面。请指定查找条件,单击「确定」。
需要进一步缩小查找范围时,请指定元件种类、包装方式、对中(定心)方法。
③查找结束后,会显示「数据库 清单」,并着重显示符合输入条件的数据库中的头一个元件数据。
4-1-3-2 向后查找
在菜单栏中,单击「向后查找」。
显示下一个与查找条件一致的元件数据。
输入要查找的字符串。
选中任意一种查找选项

操作手册Ⅱ
4-8
4-1-3-3 向前查找
在菜单栏中,单击「向前查找」。
显示当前显示的元件数据以前的、符合查找条件的元件数据。