松下NPM-TT2中文规格书 - 第58页
NPM-TT2 2016 .0208 - 52 - 项 目 内 容 通信手段 以太网通信 对应工作头 8 吸嘴 贴装头、 3 吸嘴贴装头 前馈控制 锡膏 计测锡膏位置, X 方向 ( 补正量 dx) 、 Y 方向 ( 补正量 dy) 、角度方向 ( 补正量 d θ ) 的 补正量被前馈。 焊盘 计测焊盘位置, X 方向 ( 补正量 dx) 、 Y 方向 ( 补正量 dy) 、角度方向 ( 补正量 d θ )…

NPM-TT2 2016.0208
- 51 -
贴装位置补正
(
对象设备
: NPM-D3/ D2/ D, NPM-TT2/TT, NPM-W2/ W)
以锡膏测量位置为基准,在最佳位置进行元件贴装。
由于在确切位置进行贴装,有效利用自我调整效果,实现高品质实装。
另外,通过直接识别贴装元件的焊盘位置,还可以对应基板变形等情况,可以高精度贴装元件。
通过助焊剂和锡膏转印对倒装芯片有效。
元件检查位置补正
(
对象设备
: NPM-D3/ D2/ D, NPM-W2/ W)
以补正的贴装位置为基准,在正确位置进行元件检查。
印刷位置补正
(
对象设备
: SPD, SP70, SPG)
分析锡膏检查的测量数据,补正印刷位置
(X, Y, θ)
。
网板清洁
(
对象设备
: SPD, SP70, SPG)
根据锡膏检查结果
(
少锡、渗锡、桥接等
)
,进行网板清洁。
从设定的形状和尺寸得出中心的专门处理,
可以正确计测焊盘位置。

NPM-TT2 2016.0208
- 52 -
项
目 内
容
通信手段 以太网通信
对应工作头 8 吸嘴贴装头、3 吸嘴贴装头
前馈控制 锡膏
计测锡膏位置,X 方向(补正量 dx)、Y 方向(补正量 dy)、角度方向(补正量 d
θ
)的
补正量被前馈。
焊盘
计测焊盘位置,X 方向(补正量 dx)、Y 方向(补正量 dy)、角度方向(补正量 d
θ
)的
补正量被前馈。
芯片元件
芯片包元件
反馈控制
对象为所有锡膏
锡膏偏位量
(dx,dy)
为最小,补正为最佳锡膏位置。
补正对象 2D 检查头(A)
※
分辨率 18 μm 2D 检查头(B)
※
分辨率 9 μm
锡膏
芯片元件:
0.1 × 0.15 mm 以上 (0603 以上)
封装元件:
φ0.15 mm 以上
芯片元件:
0.08 × 0.12 mm 以上
(0402 以上)
封装元件:
φ0.12 mm 以上
元件
方形芯片(0603 以上)、SOP、QFP(0.4 mm
间距以上)、BGA、CSP、铝电解电容器、可
调电阻、微调、线圈、连接器、网络电阻、三
极管、二极管、电感器、钽电容器、圆柱形芯
片等。
方形芯片(0402 以上)、SOP、QFP(0.3 mm
间距以上)、BGA、CSP、铝电解电容器、可
调电阻、微调电容器、线圈、连接器、网络电
阻、三极管、二极管、电感器、钽电容器、圆
柱形芯片等。
补正元件点数 Max. 10 000 点/设备 (锡膏计测点数: Max. 30 000 点/设备)
※
在
NPM-TT2
不可搭载
2D
检查头。
补正量 dθ
补正量 dy
补正量 dx
补正坐标
理论坐标
X 坐标理论值
补正量 dx
补正量 dy
补正量 dθ
X 坐标理论值
补正量 dx
补正量 dy
X 坐标理论值
理论坐标

NPM-TT2 2016.0208
- 53 -
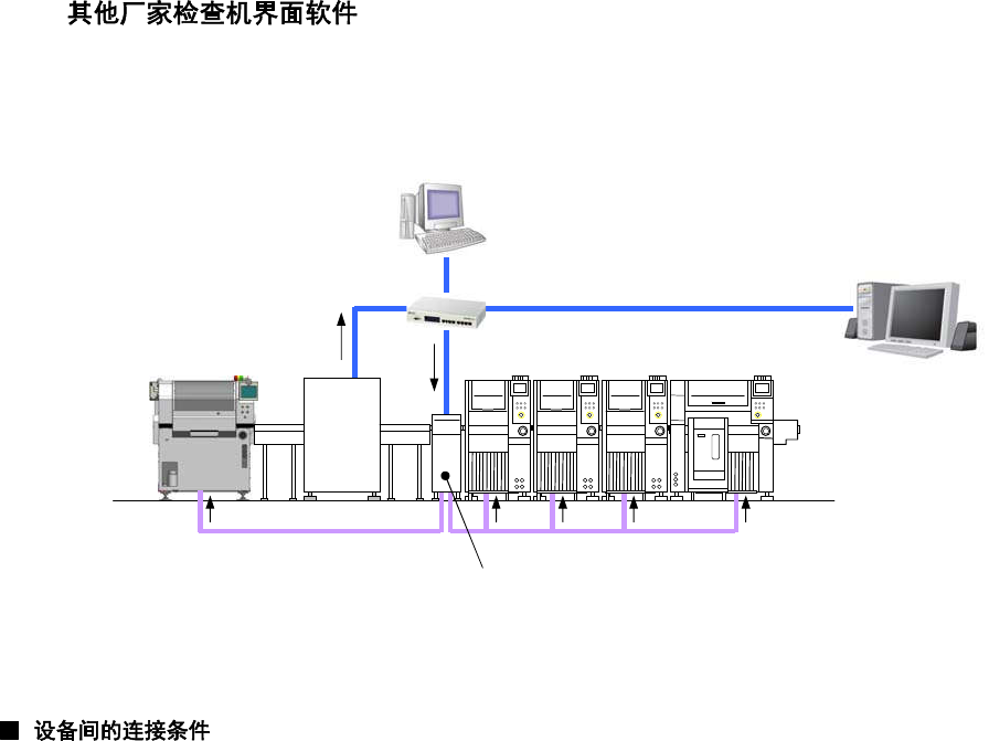
5.8
这是为了使用其他厂家检查机
※
1
(
锡膏检查
)
的测量数据,实现
APC
系统的界面软件。
本选购件
(
许可证
)
,接收
APC
补正数据的每台设备都需要。
(
下图情况,需要
5
个许可证。
)
同时请选择与「
APC
系统对应
(
许可证
)
」数相同的数量。
(SPD, SP70, SPG
时,需要「检查结果反馈对应
(
许可证
)
」。
)
※
1
对象的检查机需要符合本公司规定规格。详细情况请咨询。
※
2
其他厂家检查机和
LNB(FA
电脑
)
之间需要专用电脑。电脑以及
HUB
、
LAN
电缆
(
上图
LAN
①
~
④
)
,请客户准备。
设备间的连接时,
SMEMA
连接
(BA
信号、
Ready
信号
)
成为必须条件。
(
在
NPM-D3
确认到从上游侧
(
其他厂家检查机或者传送带
)
发出的
BA
信号后,把对上游侧的
Ready
信号设置为
ON
。
)
其他厂家检查机和
NPM-D3
之间可以设置的传送带是,
1
台以下。
(N-CONL
除外
)
另外,在传送带可以待机的基板数量是,
1
片以下。
有
2
片基板以上待机可能性的情况时,必须运用条形码操作。详细情况请咨询。
NPM-D3(
或者
NPM-TT2)
之间有连接其他厂家检查机或者传送带等情况时,
APC
通信无法正常进行。
LAN①
测量数据
APC
补正数据
LNB(FA
电脑
)
其他厂家
检查机
LAN④
HUB
专用电脑
※
2
(
其他厂家检查机界面软件
)
LAN②
LAN③
NPM-D3 NPM-TT2
NPM-DGS
SPD
APC
补正数据
(检查结果反馈)