Holly Data Management Studio Operation Manual-CN - 第11页
Holl y Data Managem ent Studio 11 / 26 框选一个元件名称,如 U1 ;

Holly Data Management Studio
10/26
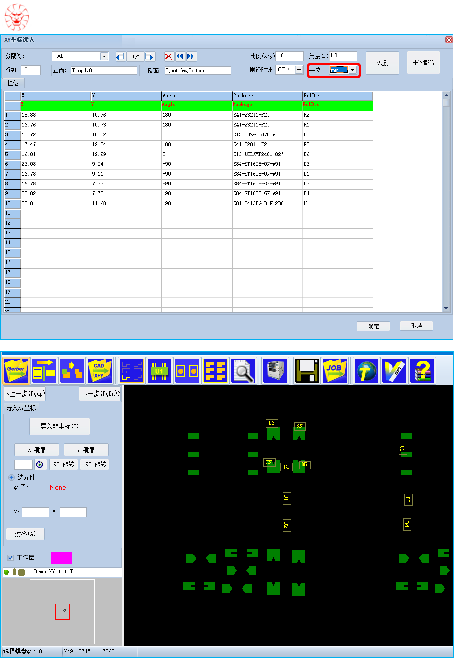
点击"确定"导入 XY数据;
备注:当 XY坐标和 Gerber 数据不在同一位置,可通过调整角度、位置、镜像等方式进行对齐,当前
工程需逆时针旋转 90 度,再偏移坐标进行对齐,请参考如下操作:
点击"-90°旋转";

Holly Data Management Studio
11/26
框选一个元件名称,如 U1;

Holly Data Management Studio
12/26
再框选该元件名称对应的焊盘;
点击"对齐"按钮,完成 XY 数据和 Gerber 的对齐。
1.5. 设置基板
点击"下一步"或" "按钮进入设置基板界面: