KE-2070_2080_OperationManual1_C_Rev00.pdf - 第35页
操作手册Ⅰ Rev00 3-7 吸嘴错误 错误画面 错误要因、原因 ①吸嘴装卸错误。 ②ATC 托盘有异物。 ③吸嘴外圈部件动作不良。 ④真空力量降低。 处理错误的方法 1) 请选择「放回吸嘴模式」,按下开始开关。 把安装错误的吸嘴 自动放回 ATC。 把 取 出的 吸嘴 , 放回 ATC 单 元的 原位 置。 手动放回吸嘴时 , 请按提示取 出 吸嘴 。 *选择 「否」 后 , Z 轴会降到 送料器 下面的位置。 选 择 「否」 时,…

操作手册Ⅰ Rev00
3-6 发生图像识别异常错误
错误画面 错误要因、原因
①元件的引脚弯曲。
②元件的引脚、球氧化。
③托盘元件的供给角度错误。
④制作图像数据错误。
处理错误的方法
1) 改善错误原因后,按下开始开关,重启生产。
☆ 图像识别错误
发生错误的时间
确认和处理
检查供应元件有无错误
补充元件后立即
检查托盘供应的元件供给方向(角度)有无错误
正常生产中 检查 VCS 单元有无尘埃、异物
63-

操作手册Ⅰ Rev00
3-7 吸嘴错误
错误画面 错误要因、原因
①吸嘴装卸错误。
②ATC 托盘有异物。
③吸嘴外圈部件动作不良。
④真空力量降低。
处理错误的方法
1) 请选择「放回吸嘴模式」,按下开始开关。
把安装错误的吸嘴
自动放回 ATC。
把
取
出的
吸嘴
,
放回
ATC
单
元的
原位
置。
手动放回吸嘴时
,
请按提示取
出
吸嘴
。
*选择 「否」后,Z 轴会降到送料器
下面的位置。选择「否」时,请确
认贴片头下面没有送料器。
73-

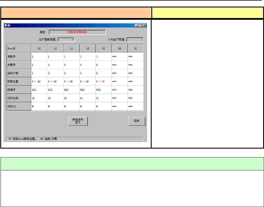
操作手册Ⅰ Rev00
3-8 传送带浮动检查
在生产动作中(XY 轴移动中)检查出传送
带浮动时,为暂停状态。
但在「机器设置」时设置了“传送带浮动
时即停止”时,为生产异常停止。
① 传送带浮动传感器检查出传送带主机
和传送带上罩脱落。
② 传送带浮动传感器检查出示教时把手
和身体的一部分伸进机械内部。
错误画面 错误要因、原因
处理错误的方法
1) 排除传送带浮动传感器检测出的原因(主要是带式送料器)。
2) 按下开始开关重启生产。
也可在本画面显示时按下<停止>开关,转到生产中断动作。
83-