KE-2070-2080-2080R 操作手册1 Rev00.pdf - 第37页
操作手册Ⅰ Rev00 3-9 打开安全盖错误 ①在生产运行中打开了安全盖。 ②安全盖打开传感故障。 处理错误的方法 把安全盖盖好后再按下开始开关,重启生产。 在打开安全盖的状态下按下开始开关,则进入低速运行。 在低速运行途中盖好安全盖时,则恢复高速运行。 错误画面 错误要因、原因 9 3-

操作手册Ⅰ Rev00
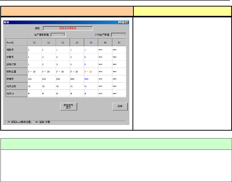
3-8 传送带浮动检查
错误画面 错误要因、原因
在生产动作中(XY 轴移动中)检查出传送
带浮动时,为暂停状态。
但在「机器设置」时设置了“传送带浮动
时即停止”时,为生产异常停止。
① 传送带浮动传感器检查出传送带主机
和传送带上罩脱落。
② 传送带浮动传感器检查出示教时把手
和身体的一部分伸进机械内部。
处理错误的方法
1) 排除传送带浮动传感器检测出的原因(主要是带式送料器)。
2) 按下开始开关重启生产。
也可在本画面显示时按下<停止>开关,转到生产中断动作。
83-

操作手册Ⅰ Rev00
3-9 打开安全盖错误
①在生产运行中打开了安全盖。
②安全盖打开传感故障。
处理错误的方法
把安全盖盖好后再按下开始开关,重启生产。
在打开安全盖的状态下按下开始开关,则进入低速运行。
在低速运行途中盖好安全盖时,则恢复高速运行。
错误画面 错误要因、原因
93-

操作手册Ⅰ Rev00
3-10 送料器台架下降 (仅限于有统一更换台车选项时)
错误画面 错误要因、原因
① 生产运行中送料器台架下降。
② 料器台架上升汽缸传感器故障。
处理错误的方法
正确地安装统一更换台车,在送料器台架上升后再按下开始开关,重新开始生产。
不可在送料器台架下降状态下开始/重启生产。
103-