KE-1070_80_Operation_Manual1_Rev01_C.pdf - 第36页
3-8 传送带浮动检查 在生产动作中 (XY 轴移动中) 检查出传送 带浮动时,为暂停状态。 但在 「机器设置」 时设置了 “传送带浮动 时即停止”时,为生产异常停止。 ① 传送带 浮动传感器检查出传送带主机 和传送带上罩脱落。 ② 传送带 浮动传感器检查出示教时把手 和身体的一部分伸进机械内部。 错误画面 错误要因、原因 处理错误的方法 1) 排除传送带浮动传感器检测出的原因(主要是带式送料器)。 2) 按下开始开关重启生产。 也可在…

3-7 吸嘴错误
错误画面 错误要因、原因
①吸嘴装卸错误。
②ATC 托盘有异物。
③吸嘴外圈部件动作不良。
④真空力量降低。
处理错误的方法
1) 请选择「放回吸嘴模式」,按下开始开关。
把安装错误的吸嘴
自动放回 ATC。
把
取
出的
吸嘴
,
放回
ATC
单
元的
原位
置。
手动放回吸嘴时
,
请按提示取
出
吸嘴
。
*选择 「否」后,Z 轴会降到送料器
下面的位置。选择「否」时,请确
认贴片头下面没有送料器。
73-

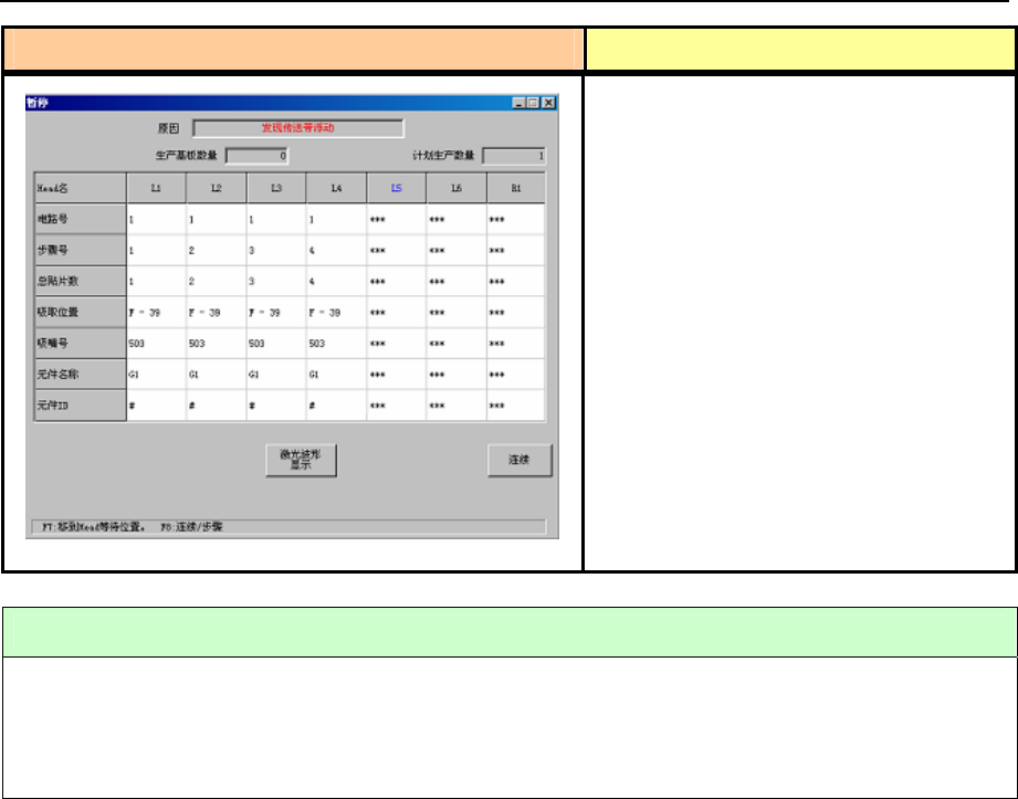
3-8 传送带浮动检查
在生产动作中(XY 轴移动中)检查出传送
带浮动时,为暂停状态。
但在「机器设置」时设置了“传送带浮动
时即停止”时,为生产异常停止。
① 传送带浮动传感器检查出传送带主机
和传送带上罩脱落。
② 传送带浮动传感器检查出示教时把手
和身体的一部分伸进机械内部。
错误画面 错误要因、原因
处理错误的方法
1) 排除传送带浮动传感器检测出的原因(主要是带式送料器)。
2) 按下开始开关重启生产。
也可在本画面显示时按下<停止>开关,转到生产中断动作。
83-

3-9 打开安全盖错误
①在生产运行中打开了安全盖。
②安全盖打开传感故障。
处理错误的方法
把安全盖盖好后再按下开始开关,重启生产。
在打开安全盖的状态下按下开始开关,则进入低速运行。
在低速运行途中盖好安全盖时,则恢复高速运行。
错误画面 错误要因、原因
93-