FX-3_(管理员操作说明书)Operation_Manual2_Rev00_C.pdf - 第268页
操作手册Ⅱ Rev00 3-53 3-5-2 确认贴片点 3-5-2-1 概要 从生产的菜单中,选择[生产辅助]-[确认贴片点],则显示确认贴片点画面。 在生产开始前显示各贴 片点列表, 可以检查元件是否已全部贴片, 确定是否继续生产、 进行贴片。 3-5-2-2 显示 图 3-5-2-2-1 确认贴片点画面 (1)贴片列表 左上部按顺序显示贴片信息。 表 3-5-2-2-1 贴片列表 项目 内容 贴片头( Head ) 显示贴片使用的…

操作手册Ⅱ Rev00
3-52
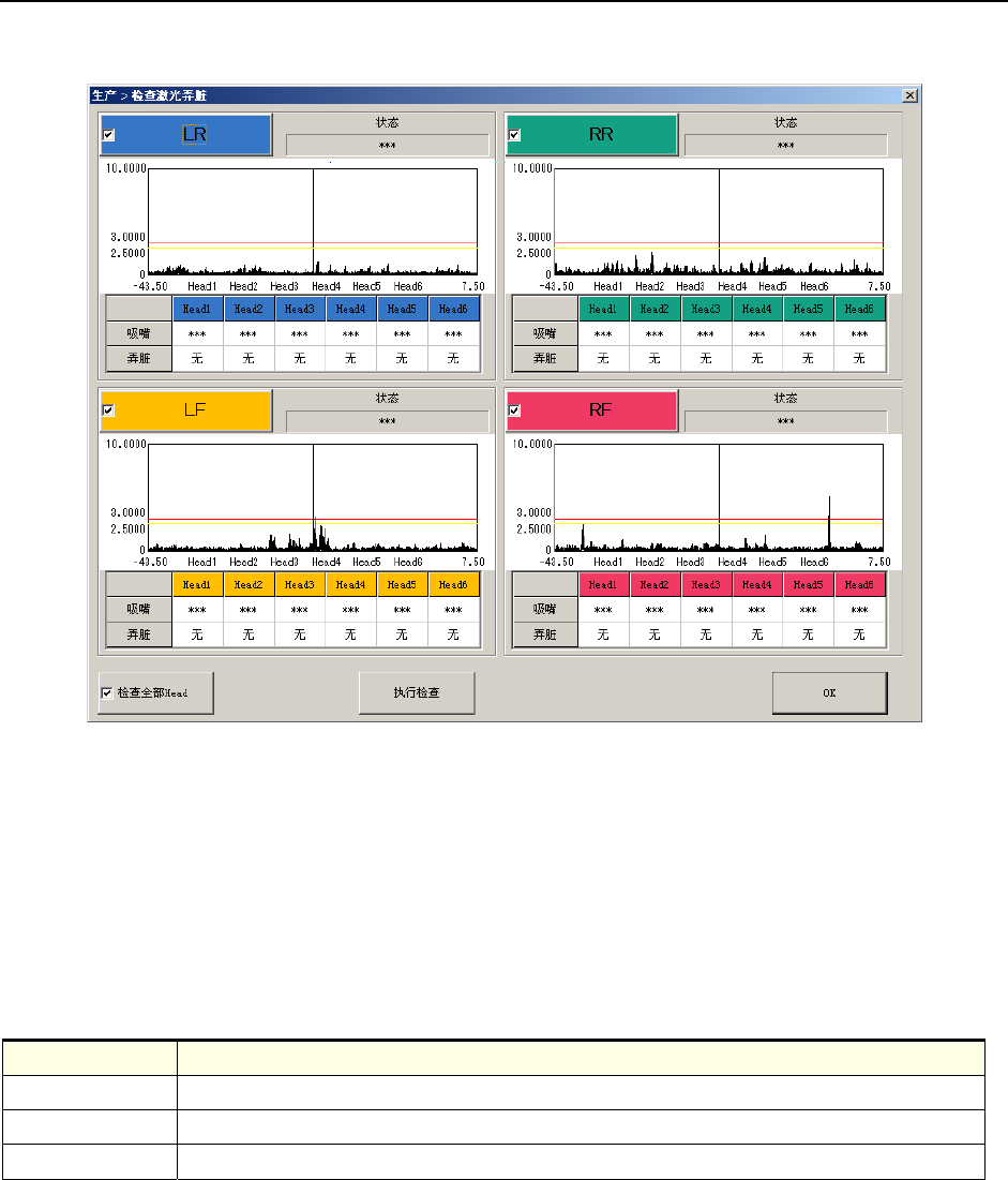
3-5-1-13 检查激光弄脏
可以显示各贴片头的激光弄脏检查结果。
图 3-5-1-13-1 检查激光弄脏画面
(1)图表
显示激光弄脏状态。
(2)各吸嘴的弄脏
显示安装在贴片头上的吸嘴和其弄脏状态。
表 3-5-1-13-1 各吸嘴弄脏
项目 内容
贴片头 显示各送料器台架的贴片头
吸嘴 显示安装在贴片头上的吸嘴。
弄脏 有激光脏污时,显示其信息。
(3) 检查全部贴片头
显示、消除全部贴片头同时进行检查的勾选符号。
(4)“执行检查”按钮
对显示检查勾选符号的贴片头进行激光弄脏检查。

操作手册Ⅱ Rev00
3-53
3-5-2 确认贴片点
3-5-2-1 概要
从生产的菜单中,选择[生产辅助]-[确认贴片点],则显示确认贴片点画面。
在生产开始前显示各贴片点列表,可以检查元件是否已全部贴片,确定是否继续生产、进行贴片。
3-5-2-2 显示
图 3-5-2-2-1 确认贴片点画面
(1)贴片列表
左上部按顺序显示贴片信息。
表 3-5-2-2-1 贴片列表
项目 内容
贴片头(Head) 显示贴片使用的贴片头号码。
电路号 显示贴装元件的电路号。
步骤 显示贴装元件的步骤号。
元件 ID 显示贴装的元件 ID。
X 显示元件贴装的 X 坐标。
Y 显示元件贴装的 Y 坐标。
角度 显示元件的贴装角度。
元件名 显示贴装的元件名。

操作手册Ⅱ Rev00
3-54
(2)贴片综合信息
在右上部显示贴片相关的综合信息。
表 3-5-2-2-2 贴片综合信息
项目 内容
顺序 显示贴片顺序是输入顺序还是优化顺序。
总电路数 显示配置在基板上的电路的总数。
总贴片点数 显示基板上的贴片点的总数。
总步骤 显示已选择的站点的基板上的贴片点数。
未贴片点数 显示已选择的站点的基板上还未贴片的贴片点数。
中断电路号 显示已选择的站点的已中断了的贴片点的电路号。
中断步骤 显示已选择的站点的已中断的贴片点的步骤号。
(3)站点的选择
选择确认贴片点的站点。
表 3-5-2-2-3 选择站点
项目 内容
入口 在入口站点进行贴片点的确认。
出口 在出口站点进行贴片点的确认。
[设置基板]按钮 执行基板搬入/重夹。
按下[设置基板]按钮后,将基板搬入,设置在选择的站点上。
图 3-5-2-2-2 基板搬入中等待信息框