SP18 操作手册.pdf - 第143页
SP18P-L 操作手册 5.11 程序转换 ( 生产向导 ) Page 5 -25 5.11 程序转换 ( 生产向导 ) 生产向导功能将从生产 结束后一直至开始下一批生 产为止之间的程序转换作业 、 焊料摊平作 业、 印 刷状态检查作业成为 1 组程序,并逐步指导作业 者一直到下一批生产开始,以避免发生遗漏 作业。 5.11.1 生产向导作业步骤的定制 可进行生产向导作业步 骤的定制。 1. 按 [ 生产向导 ] 。 • 显示 <…

SP18P-L
操作手册
5.10
确认印刷测试的印刷状态
Page 5-24
3.
将伺服开关置于
ON ( I )
。
4.
按操作面板的
UNLOCK
+
START
。
•
执行从基板搬入到印刷、基板搬送的一系列的
动作后,显示这些的动作结果。
例
)
全部动作正常完成时
基板搬入
OK
基板识别
OK
印刷动作
OK
网板清洁
OK
∗
确认印刷状态后,若需要进行印刷位置的微调
整时,用
[
印刷位置数据
]
变更印刷位置。
•
在网板上剩下焊料时,用
[
印刷条件数据
]
重新调
整印压和刮板速度。
5.
按功能键的
。
•
将返回
<
机器调整菜单
>
画面。
•
如果再按一次
,将返回
<
主画面
>
画面。
O
FF ( )
ON (
)
SERVO
EJP1A-C-OMA05-A02-01
EJP1A-Ma-0008
5

SP18P-L
操作手册
5.11
程序转换
(
生产向导
)
Page 5-25
5.11
程序转换
(
生产向导
)
生产向导功能将从生产结束后一直至开始下一批生产为止之间的程序转换作业、焊料摊平作业、印
刷状态检查作业成为
1
组程序,并逐步指导作业者一直到下一批生产开始,以避免发生遗漏作业。
5.11.1
生产向导作业步骤的定制
可进行生产向导作业步骤的定制。
1.
按
[
生产向导
]
。
•
显示
<
生产向导
>
设定画面。
2.
按
[
生产向导
]
,将
‘
使用
’
设为有效。
•
根据需要将各作业设为
[ON]
。
a.
[
程序转换
]
b.
[
焊料摊平
]
c.
[
印刷状态检查
]
下一页
EJP1A-C-OMA05-A02-00
EJP1A-Pc-0045
2
a b c
EJP1A-Pc-0044
1

SP18P-L
操作手册
5.11
程序转换
(
生产向导
)
Page 5-26
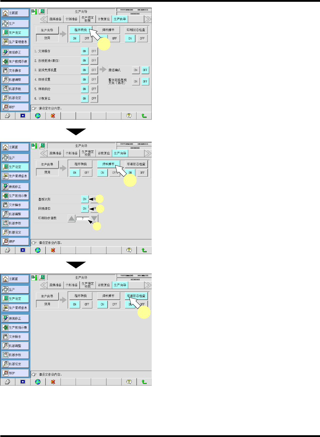
3.
按
[
程序转换
]
。
•
可进行程序转换作业步骤的定制。
4.
按
[
焊料摊平
]
。
•
可进行焊料摊平作业步骤的定制。
a.
通过摊平焊料印刷动作,
‘
基板识别
’
的处理会
成为有效。
b.
通过摊平焊料印刷动作,
‘
网板清扫
’
的处理会
成为有效。
c.
‘
印刷动作回数
’
的设定范围为从
1
至
10
为止。
5.
按
[
印刷状态检查
]
。
∗
印刷状态检查作业不需进行作业内容的定制。
EJP1A-C-OMA05-A02-00
EJP1A-Pc-0046
3
EJP1A-Pc-0047
a
b
4
c
EJP1A-Pc-0048
5