JM-20_程序员2.pdf - 第394页
操作手册 Ⅱ 4-9 4-1-3- 4 跳转 在菜单栏中,单 击 「 跳转 」。 显示如下画面后 ,请输入跳转目 标元件数 据号码。 单击「是」后跳 转到目标元件。

操作手册Ⅱ
4-8
4-1-3-3 向前查找
在菜单栏中,单击「向前查找」。
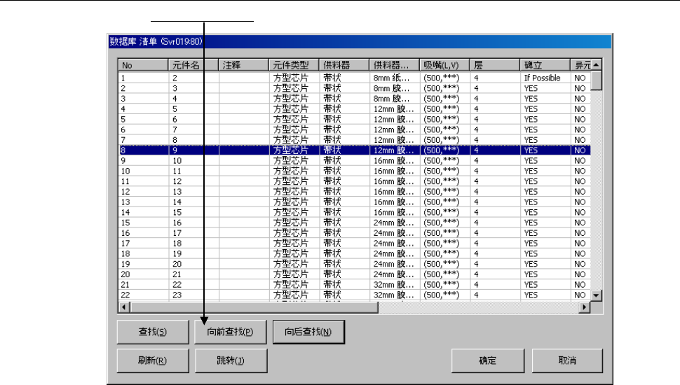
显示当前显示的元件数据以前的、符合查找条件的元件数据。

操作手册Ⅱ
4-9
4-1-3-4 跳转
在菜单栏中,单击 「跳转」。
显示如下画面后,请输入跳转目标元件数据号码。
单击「是」后跳转到目标元件。

操作手册Ⅱ
4-10
4-1-4 重新查找
重新查找,是指从数据库或固定信息中再次查找程序中的元件数据、吸取数据、更新程序中的数据。
单击重新查找,即可显示如下询问。
・ 选择[确定],则更新全部吸取角度。
・ 选择[取消],对已设定的吸取数据不进行更新。