TCM-X110_X210_X300(D) 2_Operation(Supervisor).pdf - 第199页
显 示 部 显 示 有 当 前 元 件 厚 度 t 的 值 。 要 变 更 元 件 厚 度 t 的 时 候 , 可 按 [ 变 更 ] 按 钮 , 显 示 如 下 编 辑 界 面 。 F i g . 2 E 3 7 F i g . 2 E 3 7 F i g . 2 E 3 7 F i g . 2 E 3 7 F i g . 2 E 3 7 “ 元 件 厚 度 元 件 厚 度 元 件 厚 度 元 件 厚 度 元 件 厚 度 t t t …

* 2* 2
* 2* 2
* 2
[[
[[
[
表示的切换表示的切换
表示的切换表示的切换
表示的切换
]]
]]
]
按钮按钮
按钮按钮
按钮
互相切换元件 供给数据的表示。
F i g . 2 E 36 F i g . 2E 3 6
F i g . 2 E 36 F i g . 2E 3 6
F i g . 2 E 36 “
元件供给数据变更元件供给数据变更
元件供给数据变更元件供给数据变更
元件供给数据变更 ”
选项卡选项卡
选项卡选项卡
选项卡
((
((
(
显示显示
显示显示
显示
2 )2 )
2 )2 )
2 )
* 3* 3
* 3* 3
* 3
元件供给数据列表、元件供给数据列表、
元件供给数据列表、元件供给数据列表、
元件供给数据列表、
[[
[[
[ ▲
] [] [
] [] [
] [ ▼
]]
]]
]
按钮按钮
按钮按钮
按钮
选择要变更元 件供给数据的元件。
注册元件超过 1 页时,单击右侧箭头按钮,滚动显示列表,
进行选择。
* 4* 4
* 4* 4
* 4
方 向方 向
方 向方 向
方 向
在 + 0 、+90 、+ 18 0 或 +2 70 中选择元件的供给方向。
* 5* 5
* 5* 5
* 5
种 类种 类
种 类种 类
种 类
在[ 纸带] 、[ 压纹带] 或散装 2 中选择元件种类。
* 6* 6
* 6* 6
* 6
送 料 器 断 料送 料 器 断 料
送 料 器 断 料送 料 器 断 料
送 料 器 断 料
在[ 检测] 和[ 不检测] 中做出选择。
要变更
* 7* 7
* 7* 7
* 7 元件厚度 t 、
* 8* 8
* 8* 8
* 8 元件厚度检查、
* 9* 9
* 9* 9
* 9 立起检查
时,可按[ 显示的切换] 按钮
* 2* 2
* 2* 2
* 2 ,切换显示项目。
0308-001 5-59
4 . 34 . 3
4 . 34 . 3
4 . 3 “
元元
元元
元
件供给数据件供给数据
件供给数据件供给数据
件供给数据
变更变更
变更变更
变更 ”
TabTab
TabTab
Tab
* 1* 1
* 1* 1
* 1
* 2* 2
* 2* 2
* 2
* 3* 3
* 3* 3
* 3
*10*10
*10*10
*10
*11*11
*11*11
*1 1
* 9* 9
* 9* 9
* 9
* 8* 8
* 8* 8
* 8
* 7* 7
* 7* 7
* 7

显示部显示有当前元件厚度 t 的值。
要变更元件厚度 t 的时候,可按[ 变更] 按钮,显示如下编辑界
面 。
F i g . 2 E 3 7F i g . 2 E 3 7
F i g . 2 E 3 7F i g . 2 E 3 7
F i g . 2 E 3 7 “
元件厚度元件厚度
元件厚度元件厚度
元件厚度
tt
tt
t ”
编辑界面编辑界面
编辑界面编辑界面
编辑界面
* 8* 8
* 8* 8
* 8
元 件 厚 度 检 查元 件 厚 度 检 查
元 件 厚 度 检 查元 件 厚 度 检 查
元 件 厚 度 检 查
显示部显示有 当前元件厚度检查值。
要变更元件厚度检查值时,可按[ 变更] 按钮,显示编辑界
面,设定要变更的元 件厚度检查。
* 9* 9
* 9* 9
* 9
立 起 检 查立 起 检 查
立 起 检 查立 起 检 查
立 起 检 查
显示部显示有 当前立起检查水准的值。
要变更立起检查水准时,可按[ 变更] 按钮,显示编辑界面,
设定要变更的 立起检查水准。
* 1 0* 1 0
* 1 0* 1 0
* 1 0
[[
[[
[
返回数据库返回数据库
返回数据库返回数据库
返回数据库
]]
]]
]
按钮按钮
按钮按钮
按钮
将简易变更的 元件组件返回至数据库。
* 1 1* 1 1
* 1 1* 1 1
* 1 1
[[
[[
[
设定设定
设定设定
设定
]]
]]
]
按钮按钮
按钮按钮
按钮
按此按钮设定变更值,
* 3* 3
* 3* 3
* 3 “ 元件供给数据一览 ” 中变更的项
目行变为空白色。
0308-001 5-60
* 7* 7
* 7* 7
* 7
元 件 厚 度元 件 厚 度
元 件 厚 度元 件 厚 度
元 件 厚 度
tt
tt
t
4 . 24 . 2
4 . 24 . 2
4 . 2 “
元元
元元
元
件供给数据件供给数据
件供给数据件供给数据
件供给数据
变更变更
变更变更
变更 ”
TabTab
TabTab
Tab

5 .5 .
5 .5 .
5 . “
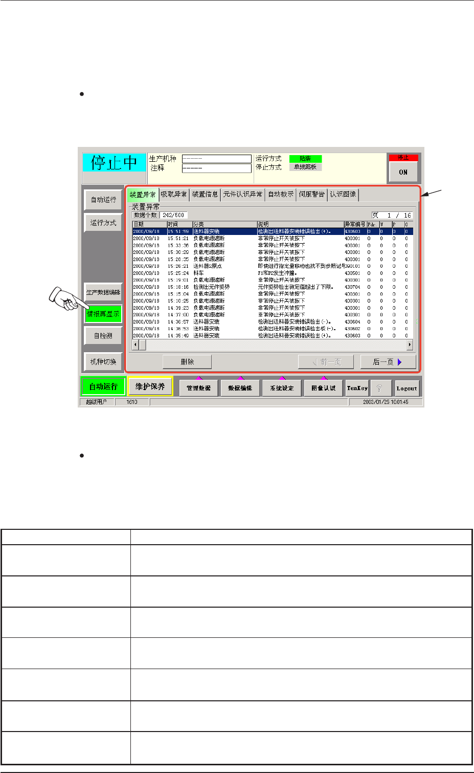
情报再显示情报再显示
情报再显示情报再显示
情报再显示 ”
子菜单子菜单
子菜单子菜单
子菜单
就发生过的装置异常或装置信息等,做再次显示。
界 面 显 示界 面 显 示
界 面 显 示界 面 显 示
界 面 显 示
按下自动运行子菜单栏的[ 情报再显示] 按钮,显示如下子菜单界
面 。
F i g . 2 E 3 8 F i g . 2 E 3 8
F i g . 2 E 3 8 F i g . 2 E 3 8
F i g . 2 E 3 8 “
情报再显示情报再显示
情报再显示情报再显示
情报再显示 ”
子菜单界面子菜单界面
子菜单界面子菜单界面
子菜单界面
界 面 构 成界 面 构 成
界 面 构 成界 面 构 成
界 面 构 成
* 1* 1
* 1* 1
* 1
T a bT a b
T a bT a b
T a b
和选项卡和选项卡
和选项卡和选项卡
和选项卡
“ 情报再显示 ” 子菜单界面分为以下 7 个选项卡,按各个 T a b ,
可分别进入相应选项卡。
Tabl e 2E9Table 2E9
Tabl e 2E9Table 2E9
Table 2E9
T a bT a b
T a bT a b
T a b
内内
内内
内
容容
容容
容
装置异常装置 异常
装置异常装置 异常
装置异常 显示发生装置异常的日期和时间、异常部位、异常内容、异常
I D 、用户名等信息。
吸 取 异 常吸 取 异 常
吸 取 异 常吸 取 异 常
吸 取 异 常 显示发生吸取异常的送料器编号、日期和时间、异常 I D 、异
常内容等信息。
装 置 信 息装 置 信 息
装 置 信 息装 置 信 息
装 置 信 息 显示装置显示提示信息的日期和时间、分类、说明、装置信息
I D 等信息。
元 件 认 识 异 常元 件 认 识 异 常
元 件 认 识 异 常元 件 认 识 异 常
元 件 认 识 异 常 显示发生元件识别异常的日期和时间、送料器编号、认识异常
I D 等信息。
自 动 教 示自 动 教 示
自 动 教 示自 动 教 示
自 动 教 示 显示进行过自动教示的日期、时间、自动教示的分类、结果。
伺 服 警 告伺 服 警 告
伺 服 警 告伺 服 警 告
伺 服 警 告 可显示每种伺服警告的 异常发生的情况履历。
认 识 图 像认 识 图 像
认 识 图 像认 识 图 像
认 识 图 像 可将元件认识异常的认识 图像保存到位于服务台的软盘。
5 .5 .
5 .5 .
5 . “
情 报 再 显 示情 报 再 显 示
情 报 再 显 示情 报 再 显 示
情 报 再 显 示 ”
子 菜 单子 菜 单
子 菜 单子 菜 单
子 菜 单
0308-001 5-61
* 1* 1
* 1* 1
* 1