KE-3010A_20VA_20VRA_使用说明书.pdf - 第705页
第1部 基本篇 第5章 数据库 5-8 5-1-3-3 向前查找 在菜单栏中,单击「向前查找」。 显示当前显示的元件数据以前的、符合查找条件的元件数据。

第1部 基本篇 第5章 数据库
5-7
②显示如下查找画面。请指定查找条件,单击「确定」。
需要进一步缩小查找范围时,请指定元件种类、包装方式、对中(定心)方法。
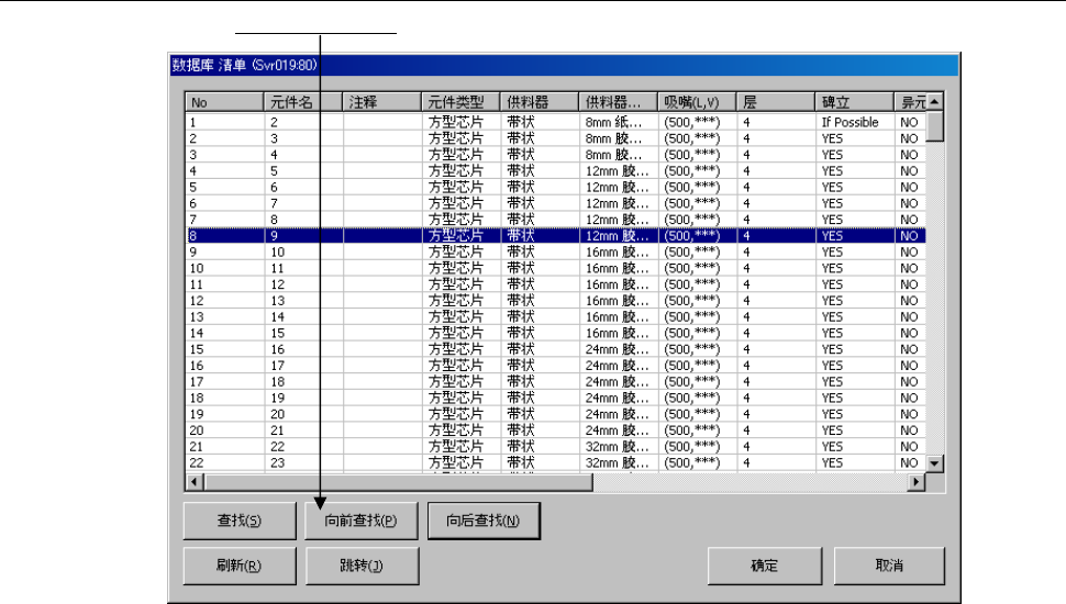
③查找结束后,会显示「数据库 清单」,并着重显示符合输入条件的数据库中的头一个元件数据。
5-1-3-2 向后查找
在菜单栏中,单击「向后查找」。
显示下一个与查找条件一致的元件数据。
输入要查找的字符串。
选中任意一种查找选项

第1部 基本篇 第5章 数据库
5-8
5-1-3-3 向前查找
在菜单栏中,单击「向前查找」。
显示当前显示的元件数据以前的、符合查找条件的元件数据。

第1部 基本篇 第5章 数据库
5-9
5-1-3-4 跳转
在菜单栏中,单击 「跳转」。
显示如下画面后,请输入跳转目标元件数据号码。
单击「是」后跳转到目标元件。