KE-3010_20V_使用说明书.pdf - 第708页
第1部 基本编 第5章 数据库 5-7 ②显示如下查找画面。请指定查找条件,单击 “ 确定 ” 。 需要进一步缩小查找范围时,请指定元件种类、包装方式、对中(定心)方法。 ③ 查找结束 后,会显示 “ 数据库 清单 ” ,并着重显示符合输入条件的数据库中的头一个元件 数据。 5-1-3-2 向后查找 在菜单栏中,单击 “ 向后查找 ” 。 显示下一个与查找条件一致的元件数据。 输入要查找的字符串。 选中任意一种查找选项

第1部 基本编 第5章 数据库
5-6
5-1-3 命令列表
从贴片数据、元件数据中选择时,在贴片数据上尚未输入元件名的状态下,可选择命令列表。元件名
已输入的状态下,则不能执行。
元件名已经输入时,显示为不能选择。
执行方法,请参见「5-1-1 数据库使用方法」。
5-1-3-1 查找
可以查找元件数据库内的数据。
<步骤>
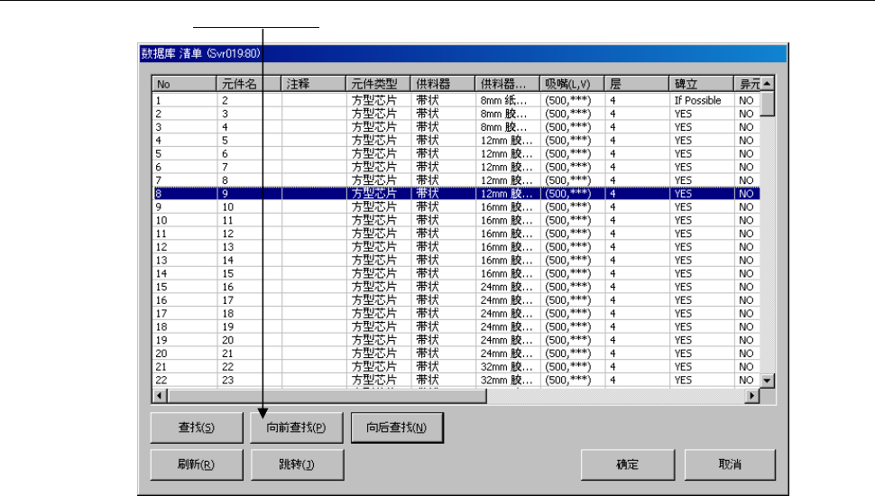
① 从数据库清单画面,点击[查找]
。

第1部 基本编 第5章 数据库
5-7
②显示如下查找画面。请指定查找条件,单击“确定”。
需要进一步缩小查找范围时,请指定元件种类、包装方式、对中(定心)方法。
③查找结束后,会显示“数据库 清单”,并着重显示符合输入条件的数据库中的头一个元件数据。
5-1-3-2 向后查找
在菜单栏中,单击“向后查找”。
显示下一个与查找条件一致的元件数据。
输入要查找的字符串。
选中任意一种查找选项

第1部 基本编 第5章 数据库
5-8
5-1-3-3 向前查找
在菜单栏中,单击“向前查找”。
显示当前显示的元件数据以前的、符合查找条件的元件数据。