CP45-英文版培训教材.pdf - 第33页
Operating Manual MODEL Reference Figure CP-45/55 Operation Process 3.3-3) Step (Place Information Register) Input a place po int of par t. v Input the Reference. R 1 ,R 2 ,R 3 ,R 4 ,R 5 ,R 6 ,R 7 ,R 8 , R9, R10, R11, R12…

Operating Manual
MODEL
Reference Figure
CP-45/55 Operation Process
v ANC Setting
When placing a nozzle on ANC,
be sure to standardize and use it
as follows. Also, apply the same
placing method as the actual type.
Failing to observe this may cause
an error. If you change ANC Data
frequently, you may modify the Data
based upon PCB.
3.3) Feeder (Feeder Register)
3.3-1) Placing Feeder
Place Feeder by part on the optimized
position. After placement, be sure to check
the pickup position.
3.3-2) Test Pick & Part Align Test
Pick up the nozzle which is suitable to
a part on a head(Refer to ANC).
Execute Test Pickup by part and
check Align Data.

Operating Manual
MODEL
Reference Figure
CP-45/55 Operation Process
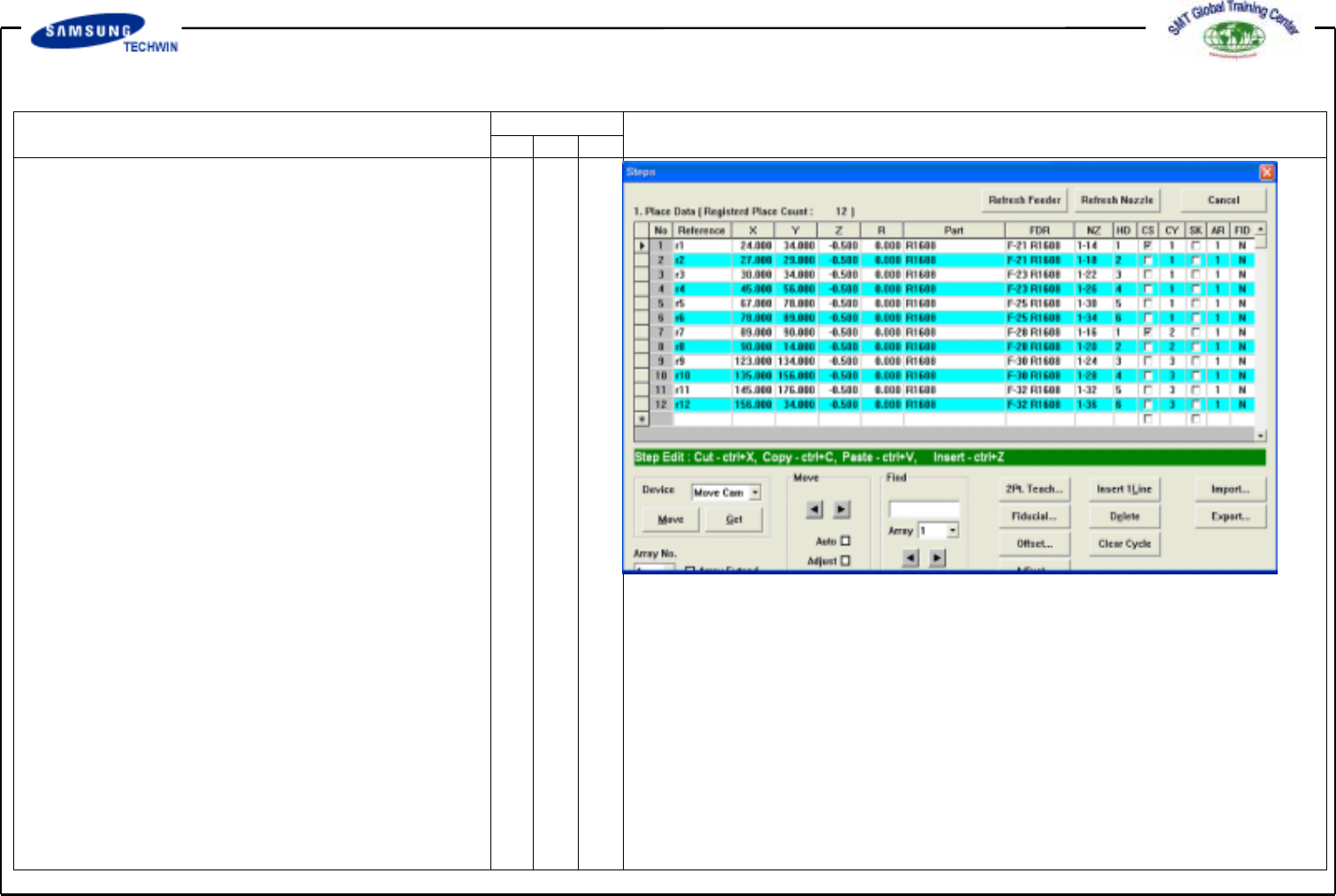
3.3-3) Step (Place Information
Register)
Input a place point of part.
v Input the Reference.
R1,R2,R3,R4,R5,R6,R7,R8,
R9, R10, R11, R12
v Define X and Y positions of 12
places and do teaching.
Chipr2012 = X: 10 Y: 10,
X: 14 Y: 10, X: 10 Y: 15,
X: 14 Y: 15 ,X: 10 Y: 50
X: 20 Y: 50
Chipr1608 = X: 10 Y: 25,
X: 16 Y: 25 X: 10 Y: 20,
X: 14 Y: 20, X: 10 Y: 35
X: 20 Y: 35
Input of Z value: Input 0.5mm.
v Input of R value: (based upon
CCW)
v Feeder/Part Selection: Select
Feed/Part by adjusting to
coordinates.
v NZ Selection
: Select a nozzle which is suitable
to a part.(But, be sure to select
a nozzle of other positions in
order that a nozzle of identical
cycle and position can not be
used.)

Operating Manual
MODEL
Reference Figure
CP-45/55 Operation Process
v Head Selection : Select a head
which is suitable to pickup and
nozzle replacement to meet
configuration of the optimized
cycle.
v Cycle : Click the left Cycle button.
Check for the contents inputted
improperly and identify the cycle.
^ Save: Enter a name of File and
save it. (General Board.pcb)
4. Production
Now we will download the PCB file
for production.
Click <Production> button on the top of
screen.
v PCB Edit Finish
Finish the PCB Edit by clicking
<Finish> button.
v PCB File Down Loading
Download the PCB File which has
been finished by clicking <PCB
D/L> button. "Download ALL O.K"
will be shown on the bottom of
screen if no problems occur to
PCB File Data.